iot-backend/software/dashboard
2023-02-23 17:38:28 +01:00
..
docs/images better wordings 2023-02-23 17:33:15 +01:00
README.md interpunction 2023-02-23 17:38:28 +01:00

Grafana

Grafana is an open source analytics and interactive visualization tool. It provides charts, graphs, and alerts for the web when connected to supported data sources.

As a visualization tool, Grafana is a popular component in monitoring stacks, often used in combination with time series databases such as InfluxDB.

Connection

To connect Grafana to our Influx-DB, you have to create a data source.

The URLof our InfluxDB is http://influxdb:8086. In InfluxDB you have to create a token to connect: Load Data -> API Tokens.

Influx Create Token

You can use this token to create a connection from Grafana to Influx-DB.

Connection

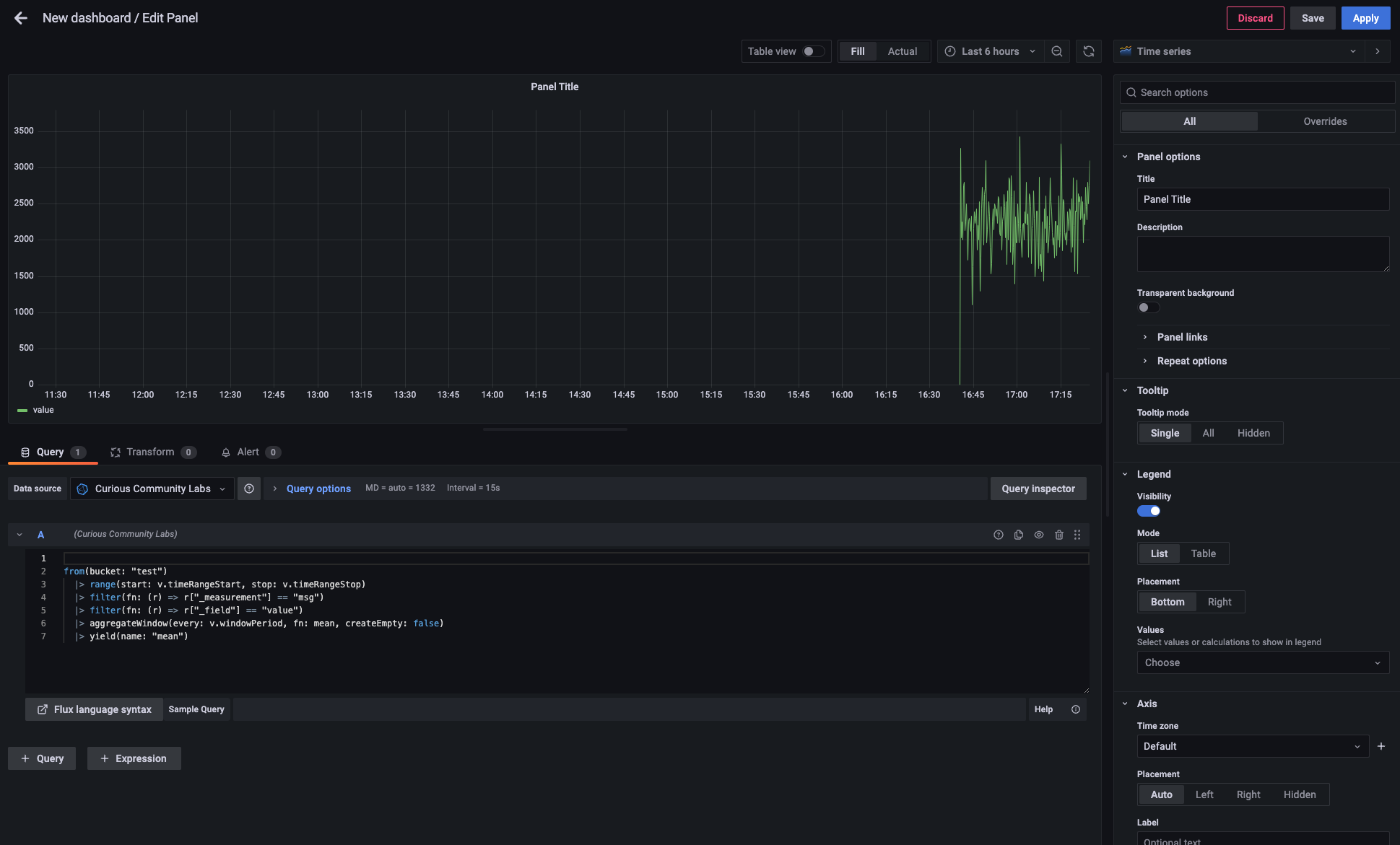
After having a connection to a database you can easily create an own dashboard in Grafana.

Here's the demo snippet (directly copyied from Influx Data Explorer) and the screen shot.

from(bucket: "test")
  |> range(start: v.timeRangeStart, stop: v.timeRangeStop)
  |> filter(fn: (r) => r["_measurement"] == "msg")
  |> filter(fn: (r) => r["_field"] == "value")
  |> aggregateWindow(every: v.windowPeriod, fn: mean, createEmpty: false)
  |> yield(name: "mean")

Example Dashboard