| .. | ||
| docs/images | ||
| README.md | ||
Shelly Plug (S)
Shelly Plugs S are quite cheap but relatively accurate to measure power consumptions less than 2.5 kW.
In our smart-energy-montior project we already have set up a Shelly using Tasmota, on Open Source alternative firmware, that also runs on various other consumer off the shelf devices.
InfluxDB Bucket
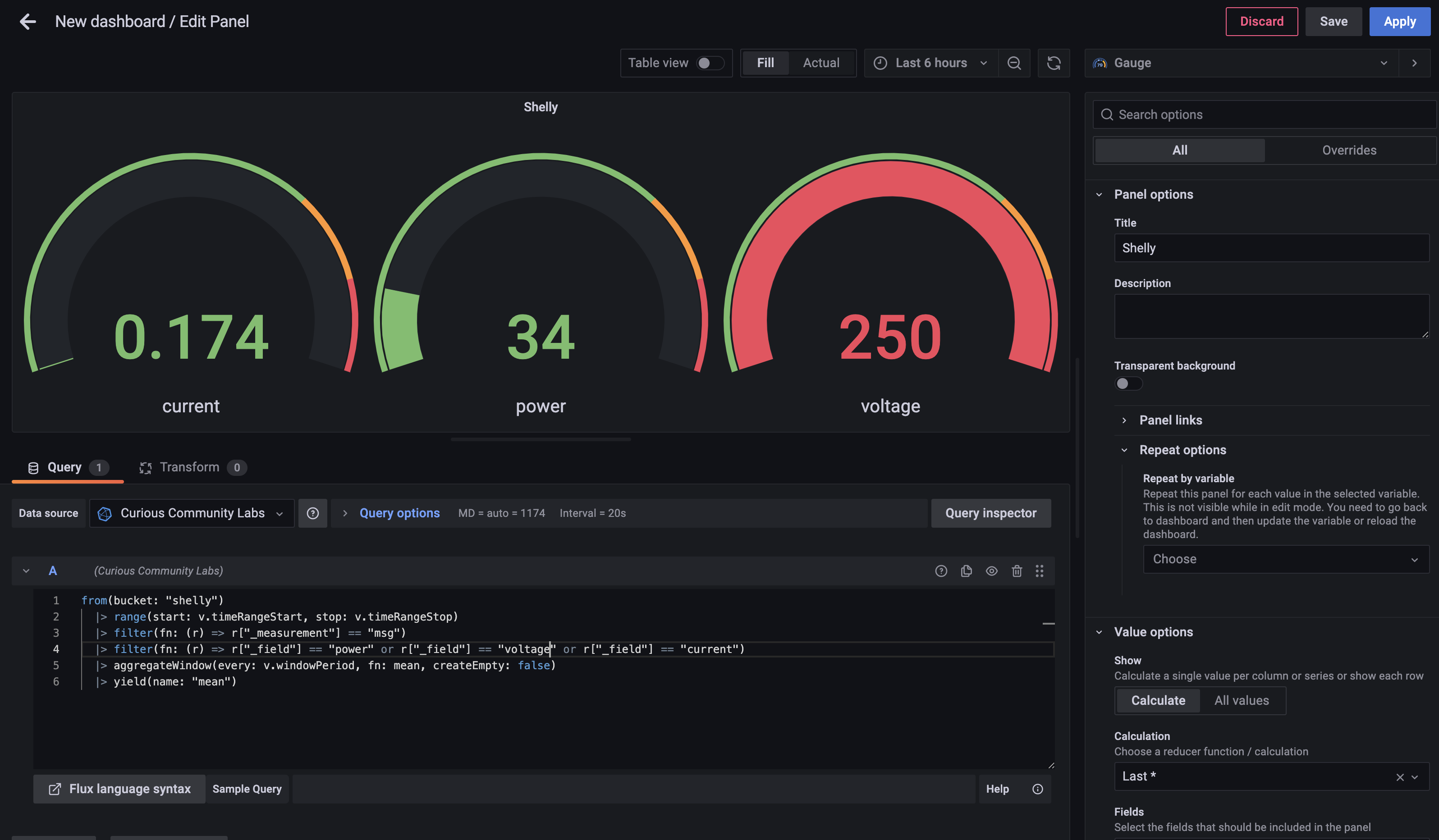
In Influx I created a bucket called shellyin InfluxDB, so we can store the messages in this bucket.
Node-RED
I create a usual flow in Node-RED. A MQTT node fetches the values.
The message is fed into a filter function to only store usefull information:
return {
payload: {
power: Number(msg.payload.ENERGY.Power),
voltage: Number(msg.payload.ENERGY.Voltage),
current: Number(msg.payload.ENERGY.Current)
}
};
The payload will be stored in InfluxDB in the bucket "shelly".
InfluxDB Data Explorer
In Influx DB Data Explorer you can query the stored data.
The query created by Data Explorer looks like that:
from(bucket: "shelly")
|> range(start: v.timeRangeStart, stop: v.timeRangeStop)
|> filter(fn: (r) => r["_measurement"] == "msg")
|> filter(fn: (r) => r["_field"] == "power" or r["_field"] == "voltage" or r["_field"] == "current")
|> aggregateWindow(every: v.windowPeriod, fn: mean, createEmpty: false)
|> yield(name: "mean")
Grafana
Using this query you can crate a dashboard in Grafana.


