Compare commits
No commits in common. "main" and "working-example" have entirely different histories.
main
...
working-ex
7
.dockerignore
Normal file
|
|
@ -0,0 +1,7 @@
|
|||
.direnv
|
||||
.github
|
||||
.vscode
|
||||
docs
|
||||
hardware
|
||||
nix
|
||||
software
|
||||
|
|
@ -8,13 +8,18 @@ Copyright: (C) 2023 Curious Community Labs e. V.
|
|||
License: CERN-OHL-S-2.0
|
||||
|
||||
Files:
|
||||
.github
|
||||
.vscode
|
||||
.dockerignore
|
||||
.editorconfig
|
||||
.envrc
|
||||
.gitignore
|
||||
flake.*
|
||||
nix/*
|
||||
Dockerfile
|
||||
pyproject.toml
|
||||
okh.toml
|
||||
mkdocs.yml
|
||||
software/*
|
||||
Copyright: (C) 2023 Curious Community Labs e. V.
|
||||
License: GPL-3.0-or-later
|
||||
|
|
|
|||
65
README.md
|
|
@ -1,56 +1,53 @@
|
|||
# Smart Energy Monitoring
|
||||
# IoT Platform
|
||||
|
||||
Smart Energy Monitoring is an open-source hardware project designed to empower individuals to monitor their energy consumption easily and efficiently. With the versatility of two different integrations - a DIY kit and a finished product - users can make informed decisions to manage and reduce their energy footprint.
|
||||
## Docker
|
||||
|
||||
The project seamlessly integrates with the [IoT Prototyping Backend](https://code.curious.bio/curious.bio/iot-backend/) and serves as an exemplary application for the comprehensive integration of sensor systems, through the manipulation of data streams and visualization on a dashboard.
|
||||
First install DockerDesktop and `docker-compose`:
|
||||
|
||||
## Features
|
||||
- https://www.docker.com/products/docker-desktop/
|
||||
- https://docs.docker.com/compose/install/
|
||||
|
||||
- Real-time energy monitoring
|
||||
- Historical data logging
|
||||
- MQTT Support
|
||||
- Open-Source firmware
|
||||
Then you can export a path to mount as a volume and spin up the containers:
|
||||
|
||||
## Integrations
|
||||
```sh
|
||||
export DATA_DIR = /some/path/to/mount
|
||||
docker-compose --file software/container/docker-compose.yml up
|
||||
```
|
||||
|
||||
### DIY Kit
|
||||
### Mosquitto
|
||||
|
||||
The DIY Kit includes an [ESP microcontroller](https://www.espressif.com/en/products/socs) and comes with appropriate measurement terminals. The firmware is open-source, based on the [Arduino framework](https://www.arduino.cc/reference/), allowing enthusiasts to extend or customize features according to their needs.
|
||||
```sh
|
||||
mosquitto_sub -h localhost -t '#' -p 1883
|
||||
mosquitto_pub -h localhost -p 1883 -t '/' -m $(date --utc +%s)
|
||||
```
|
||||
|
||||
#### Hardware Requirements
|
||||
There is also a *very* usefuly tool to debug MQTT: [MQTT Explorer](https://github.com/thomasnordquist/MQTT-Explorer/), that is also available at [mqtt-explorer.com](https://mqtt-explorer.com/).
|
||||
|
||||
- [Bill of Material](./hardware/BOM.md)
|
||||
- Soldering iron
|
||||
### Node-RED
|
||||
|
||||
### Shelly Plus Plug S
|
||||
NodeRed is running here: http://localhost:1880/
|
||||
|
||||
For users looking for a ready-made solution, we support the [Shelly Plus Plug S](https://kb.shelly.cloud/knowledge-base/shelly-plus-plug-s) / [Shelly Plug](https://kb.shelly.cloud/knowledge-base/shelly-plug) or any other ESP based Power Plug with measurement functions. We use the device with the open-source firmware [Tasmota](https://tasmota.github.io/), making integration into your existing smart home systems a breeze. The following page gives an overview of the [devices supported by Tasmota](https://templates.blakadder.com/plug.html).
|
||||
A simple introduction to Node-RED can be found - along with the nodes / the code - in [this repository, please have a look](./software/flow/README.md)!
|
||||
|
||||
## Safety Note
|
||||
### InfluxDB
|
||||
|
||||
> ⚠️ Handling High Voltage
|
||||
> Working with electrical systems can be dangerous if not handled carefully.
|
||||
InfluxDb is running here: http://localhost:8086/
|
||||
|
||||
Always make sure to:
|
||||
### Grafana
|
||||
|
||||
- Turn off the power supply before making any electrical connections.
|
||||
- Use insulated tools.
|
||||
- Work in a dry environment.
|
||||
- If you are not confident or experienced in working with electricity, please contact a professional to assist you.
|
||||
You can login to Grafana: http://localhost:3000/login (admin:admin)
|
||||
|
||||
## Installation
|
||||
Have a look at the [HowTo in this repository](./software/dashboard/README.md).
|
||||
|
||||
- [DIY Kit Installation](./docs/energy-monitor/README.md)
|
||||
- [Shelly Plus Plug S](./docs/shelly-monitor/README.md)
|
||||
|
||||
## Contribution
|
||||
## Hardware
|
||||
|
||||
Feel free to open an issue for bugs, feature requests, or questions. Contributions are welcome.
|
||||
We are using HelTec Automation Wirelsess Sticks ESP32 Dev-Boards.
|
||||
|
||||
## License
|
||||
See the [documentation in this repository](./hardware/README.md).
|
||||
|
||||
This project follows the [REUSE Specification](https://reuse.software/spec/) and is licensed under the following:
|
||||
## Hardware sensors
|
||||
|
||||
- [Documentation: Creative Commons Attribution-ShareAlike 4.0 Licence](./LICENSES/CC-BY-SA-4.0.txt)
|
||||
- [Hardware: CERN Open Hardware strongly reciprocal Licence](./LICENSES/CERN-OHL-S-2.0.txt)
|
||||
- [Software: The GNU General Public License v3.0 Licence](./LICENSES/GPL-3.0-or-later.txt)
|
||||
* [Energy Monitor](./software/firmware/energy-monitor/README.md)
|
||||
* [Plant Monitor](./software/firmware/plant-monitor/README.md)
|
||||
* [Shelly Example](./software/firmware/shelly-monitor/README.md)
|
||||
BIN
docs/.DS_Store
vendored
Normal file
0
docs/datasheets/.gitkeep
Normal file
1
docs/documents/changelog.md
Normal file
|
|
@ -0,0 +1 @@
|
|||
# Changelog
|
||||
0
docs/documents/contribute/development.md
Normal file
0
docs/documents/hardware/manufacturing.md
Normal file
1
docs/documents/index.md
Normal file
|
|
@ -0,0 +1 @@
|
|||
# IoT platform for analyzing resource consumption and machine status
|
||||
0
docs/documents/software/.gitkeep
Normal file
0
docs/documents/usage/getting-started.md
Normal file
0
docs/images/.gitkeep
Normal file
|
Before Width: | Height: | Size: 2 MiB |
|
Before Width: | Height: | Size: 48 KiB |
|
|
@ -1,81 +0,0 @@
|
|||
# Shelly Plug (S)
|
||||
|
||||
Shelly Plugs S are quite cheap but relatively accurate to measure power consumptions less than 2.5 kW.
|
||||
|
||||

|
||||
|
||||
## Flash Tasmota
|
||||
|
||||
There's an OpenSource project to flash Tasmota on Shelly Plugs: [mg2x](https://github.com/arendst/mgos-to-tasmota).
|
||||
|
||||
Locate your Shellie's IP adress (in my case: 192.168.2.150) and update it "over the air" with the Tasmota firmware:
|
||||
|
||||
http://192.168.2.150/ota?url=http://ota.tasmota.com/tasmota/shelly/mg2tasmota-ShellyPlugS.zip
|
||||
|
||||
Your Shelly will return a JSON object that looks like that:
|
||||
|
||||
```
|
||||
{
|
||||
"status": "updating",
|
||||
"has_update": false,
|
||||
"new_version": "20230109-114426/v1.12.2-g32055ee",
|
||||
"old_version": "20230109-114426/v1.12.2-g32055ee"
|
||||
}
|
||||
```
|
||||
|
||||
After a while your Shelly Plug S should be flashed with Tasmota firmware.
|
||||
|
||||
> Just be patient. This took longer than five minutes in my DSL connected network.
|
||||
|
||||
The Shelly Plus S will create create a new Wifi.
|
||||
|
||||

|
||||
|
||||
Join that Wifi and configure the device: http://192.164.4.1/
|
||||
|
||||

|
||||
|
||||
You can configure it as a BlitzWolf SHP product.
|
||||
|
||||
Then it offers you power measurement and a programmable toogle.
|
||||
|
||||

|
||||
|
||||
It should be configurable just like our [plant monitor](../plant-monitor/README.md).
|
||||
|
||||
Just enable MQTT and enter a shorter telemetry period.
|
||||
|
||||
 
|
||||
|
||||
It will post MQTT messages unter a topic `tele/tasmota_891E97/SENSOR` like this one:
|
||||
|
||||
```
|
||||
{
|
||||
"Time": "2023-02-27T16:45:07",
|
||||
"ENERGY": {
|
||||
"TotalStartTime": "2023-02-27T16:33:06",
|
||||
"Total": 0.004,
|
||||
"Yesterday": 0,
|
||||
"Today": 0.004,
|
||||
"Period": 0,
|
||||
"Power": 34,
|
||||
"ApparentPower": 44,
|
||||
"ReactivePower": 27,
|
||||
"Factor": 0.79,
|
||||
"Voltage": 253,
|
||||
"Current": 0.172
|
||||
}
|
||||
}
|
||||
```
|
||||
|
||||
We now can consume this messages in Node-RED, store them in InfluxDB and build a dashboard in Grafana.
|
||||
|
||||
If you haven't deployed the [IoT prototyping backend yet, check out our guide](https://code.curious.bio/curious.bio/iot-backend/).
|
||||
|
||||
## Links
|
||||
|
||||
- [Pinout for the ESP8266 based Shelly Plug-S Smart Plug
|
||||
](https://faulty.cloud/blog/shelly-plug-s-pinout)
|
||||
- [Youtube video: Upgrade Shelly Switches | Easy NO Soldering Smart Garage Door Opener](https://www.youtube.com/watch?v=_oRr8FZyyQ0)
|
||||
- [mg2x](https://github.com/arendst/mgos-to-tasmota)
|
||||
- [Shelly Plug S Power Monitoring Plug Tasmota template](https://templates.blakadder.com/shelly_plug_S.html)
|
||||
7
docs/stylesheets/extra.css
Normal file
|
|
@ -0,0 +1,7 @@
|
|||
[data-md-color-primary=rgb(4, 170, 109)] {
|
||||
--md-accent-fg-color: #04AA6D;
|
||||
--md-primary-fg-color--dark: #04AA6D;
|
||||
--md-primary-fg-color--light: #04AA6D;
|
||||
--md-primary-fg-color: #04AA6D;
|
||||
--md-typeset-a-color: #04AA6D;
|
||||
}
|
||||
0
hardware/BOM.csv
Normal file
|
|
|
|
@ -1,10 +0,0 @@
|
|||
# Bill of Materials (BOM)
|
||||
|
||||
| Part | Quantity | Note | Link |
|
||||
| --------------------------- | -------: | ---------------- | ------------------------------------------ |
|
||||
| ESP Microcontroller | 1 | ESP8266 or ESP32 | |
|
||||
| SCT-013-100 | 1 | one per phase | http://openenergymonitor.org/emon/node/156 |
|
||||
| 10 kOhm Resistors 1/4 W | 2 | two per phase | |
|
||||
| 22 Ohm Resistor 1/4 W | 1 | one per phase | |
|
||||
| 10 uF Elko 10 V | 1 | one per phase | |
|
||||
| 3,5 mm audio jack connector | 1 | one per phase | |
|
||||
55
hardware/README.md
Normal file
|
|
@ -0,0 +1,55 @@
|
|||
# Hardware
|
||||
|
||||
We are using HelTec Automation Wirelsess Sticks ESP32 Dev-Boards.
|
||||
|
||||
### PinOut
|
||||
|
||||
The PinOut of our version 3 modules can be found here: https://docs.heltec.org/en/node/esp32/dev-board/hardware_update_log.html#wifi-lora-32-hardware-update-logs
|
||||
|
||||

|
||||
|
||||
### License
|
||||
|
||||
For some parts of the Heltec board you need a ["license"](https://docs.heltec.org/general/view_limited_technical_data.html#esp32-lora-series).
|
||||
|
||||
### USB-C
|
||||
Our HelTec Automation Wirelsess Sticks ESP32 Dev-Boards already have USB-C. But they do not support Power Deliver (PD). If your computer tries to do PD, just plug a cheap USB hub between the board and your computer.
|
||||
|
||||
### Arduino IDE
|
||||
|
||||
HelTecs GitHub repo can be found here: https://github.com/HelTecAutomation/Heltec_ESP32
|
||||
|
||||
I had to install VCP Drivers, first: https://www.silabs.com/developers/usb-to-uart-bridge-vcp-drivers?tab=downloads
|
||||
|
||||
You can add their Board Manager to the boards managers URLs: https://github.com/HelTecAutomation/Heltec_ESP32/blob/master/library.json and find their libraries in the IDE (Sketch -> Include Library -> Manage Libraries... Search for "heltec esp32").
|
||||
|
||||
> These boards are already *V3* boards, so be careful selecting the right board and port (VCP).
|
||||
|
||||

|
||||
|
||||
### Install esptool
|
||||
|
||||
Esptool is a Pyhton program to flash ESP32. As it's a Pyhton tool you can install it using `pip`:
|
||||
|
||||
```sh
|
||||
pip install esptool
|
||||
```
|
||||
|
||||
### Find the port
|
||||
|
||||
Usually you can find the used port using `esptool.py`:
|
||||
|
||||
```sh
|
||||
esptool.py write_flash_status --non-volatile 0
|
||||
```
|
||||
|
||||
#### Using MicroPython
|
||||
|
||||
Download the firmware: https://micropython.org/download/
|
||||
|
||||
Flash it using `esptool`: https://micropython.org/download/GENERIC_S3/
|
||||
|
||||
|
||||
```sh
|
||||
esptool.py --chip esp32s3 write_flash -z 0 ~/Desktop/GENERIC_S3-20220117-v1.18.bin
|
||||
```
|
||||
80
hardware/board/osh_smart_din_rail_energy_monitor.kicad_pcb
Normal file
|
|
@ -0,0 +1,80 @@
|
|||
(kicad_pcb (version 20221018) (generator pcbnew)
|
||||
|
||||
(general
|
||||
(thickness 1.6)
|
||||
)
|
||||
|
||||
(paper "A4")
|
||||
(layers
|
||||
(0 "F.Cu" signal)
|
||||
(31 "B.Cu" signal)
|
||||
(32 "B.Adhes" user "B.Adhesive")
|
||||
(33 "F.Adhes" user "F.Adhesive")
|
||||
(34 "B.Paste" user)
|
||||
(35 "F.Paste" user)
|
||||
(36 "B.SilkS" user "B.Silkscreen")
|
||||
(37 "F.SilkS" user "F.Silkscreen")
|
||||
(38 "B.Mask" user)
|
||||
(39 "F.Mask" user)
|
||||
(40 "Dwgs.User" user "User.Drawings")
|
||||
(41 "Cmts.User" user "User.Comments")
|
||||
(42 "Eco1.User" user "User.Eco1")
|
||||
(43 "Eco2.User" user "User.Eco2")
|
||||
(44 "Edge.Cuts" user)
|
||||
(45 "Margin" user)
|
||||
(46 "B.CrtYd" user "B.Courtyard")
|
||||
(47 "F.CrtYd" user "F.Courtyard")
|
||||
(48 "B.Fab" user)
|
||||
(49 "F.Fab" user)
|
||||
(50 "User.1" user)
|
||||
(51 "User.2" user)
|
||||
(52 "User.3" user)
|
||||
(53 "User.4" user)
|
||||
(54 "User.5" user)
|
||||
(55 "User.6" user)
|
||||
(56 "User.7" user)
|
||||
(57 "User.8" user)
|
||||
(58 "User.9" user)
|
||||
)
|
||||
|
||||
(setup
|
||||
(pad_to_mask_clearance 0)
|
||||
(pcbplotparams
|
||||
(layerselection 0x00010fc_ffffffff)
|
||||
(plot_on_all_layers_selection 0x0000000_00000000)
|
||||
(disableapertmacros false)
|
||||
(usegerberextensions false)
|
||||
(usegerberattributes true)
|
||||
(usegerberadvancedattributes true)
|
||||
(creategerberjobfile true)
|
||||
(dashed_line_dash_ratio 12.000000)
|
||||
(dashed_line_gap_ratio 3.000000)
|
||||
(svgprecision 4)
|
||||
(plotframeref false)
|
||||
(viasonmask false)
|
||||
(mode 1)
|
||||
(useauxorigin false)
|
||||
(hpglpennumber 1)
|
||||
(hpglpenspeed 20)
|
||||
(hpglpendiameter 15.000000)
|
||||
(dxfpolygonmode true)
|
||||
(dxfimperialunits true)
|
||||
(dxfusepcbnewfont true)
|
||||
(psnegative false)
|
||||
(psa4output false)
|
||||
(plotreference true)
|
||||
(plotvalue true)
|
||||
(plotinvisibletext false)
|
||||
(sketchpadsonfab false)
|
||||
(subtractmaskfromsilk false)
|
||||
(outputformat 1)
|
||||
(mirror false)
|
||||
(drillshape 1)
|
||||
(scaleselection 1)
|
||||
(outputdirectory "")
|
||||
)
|
||||
)
|
||||
|
||||
(net 0 "")
|
||||
|
||||
)
|
||||
483
hardware/board/osh_smart_din_rail_energy_monitor.kicad_pro
Normal file
|
|
@ -0,0 +1,483 @@
|
|||
{
|
||||
"board": {
|
||||
"3dviewports": [],
|
||||
"design_settings": {
|
||||
"defaults": {
|
||||
"board_outline_line_width": 0.09999999999999999,
|
||||
"copper_line_width": 0.19999999999999998,
|
||||
"copper_text_italic": false,
|
||||
"copper_text_size_h": 1.5,
|
||||
"copper_text_size_v": 1.5,
|
||||
"copper_text_thickness": 0.3,
|
||||
"copper_text_upright": false,
|
||||
"courtyard_line_width": 0.049999999999999996,
|
||||
"dimension_precision": 4,
|
||||
"dimension_units": 3,
|
||||
"dimensions": {
|
||||
"arrow_length": 1270000,
|
||||
"extension_offset": 500000,
|
||||
"keep_text_aligned": true,
|
||||
"suppress_zeroes": false,
|
||||
"text_position": 0,
|
||||
"units_format": 1
|
||||
},
|
||||
"fab_line_width": 0.09999999999999999,
|
||||
"fab_text_italic": false,
|
||||
"fab_text_size_h": 1.0,
|
||||
"fab_text_size_v": 1.0,
|
||||
"fab_text_thickness": 0.15,
|
||||
"fab_text_upright": false,
|
||||
"other_line_width": 0.15,
|
||||
"other_text_italic": false,
|
||||
"other_text_size_h": 1.0,
|
||||
"other_text_size_v": 1.0,
|
||||
"other_text_thickness": 0.15,
|
||||
"other_text_upright": false,
|
||||
"pads": {
|
||||
"drill": 0.762,
|
||||
"height": 1.524,
|
||||
"width": 1.524
|
||||
},
|
||||
"silk_line_width": 0.15,
|
||||
"silk_text_italic": false,
|
||||
"silk_text_size_h": 1.0,
|
||||
"silk_text_size_v": 1.0,
|
||||
"silk_text_thickness": 0.15,
|
||||
"silk_text_upright": false,
|
||||
"zones": {
|
||||
"min_clearance": 0.5
|
||||
}
|
||||
},
|
||||
"diff_pair_dimensions": [],
|
||||
"drc_exclusions": [],
|
||||
"meta": {
|
||||
"version": 2
|
||||
},
|
||||
"rule_severities": {
|
||||
"annular_width": "error",
|
||||
"clearance": "error",
|
||||
"connection_width": "warning",
|
||||
"copper_edge_clearance": "error",
|
||||
"copper_sliver": "warning",
|
||||
"courtyards_overlap": "error",
|
||||
"diff_pair_gap_out_of_range": "error",
|
||||
"diff_pair_uncoupled_length_too_long": "error",
|
||||
"drill_out_of_range": "error",
|
||||
"duplicate_footprints": "warning",
|
||||
"extra_footprint": "warning",
|
||||
"footprint": "error",
|
||||
"footprint_type_mismatch": "ignore",
|
||||
"hole_clearance": "error",
|
||||
"hole_near_hole": "error",
|
||||
"invalid_outline": "error",
|
||||
"isolated_copper": "warning",
|
||||
"item_on_disabled_layer": "error",
|
||||
"items_not_allowed": "error",
|
||||
"length_out_of_range": "error",
|
||||
"lib_footprint_issues": "warning",
|
||||
"lib_footprint_mismatch": "warning",
|
||||
"malformed_courtyard": "error",
|
||||
"microvia_drill_out_of_range": "error",
|
||||
"missing_courtyard": "ignore",
|
||||
"missing_footprint": "warning",
|
||||
"net_conflict": "warning",
|
||||
"npth_inside_courtyard": "ignore",
|
||||
"padstack": "warning",
|
||||
"pth_inside_courtyard": "ignore",
|
||||
"shorting_items": "error",
|
||||
"silk_edge_clearance": "warning",
|
||||
"silk_over_copper": "warning",
|
||||
"silk_overlap": "warning",
|
||||
"skew_out_of_range": "error",
|
||||
"solder_mask_bridge": "error",
|
||||
"starved_thermal": "error",
|
||||
"text_height": "warning",
|
||||
"text_thickness": "warning",
|
||||
"through_hole_pad_without_hole": "error",
|
||||
"too_many_vias": "error",
|
||||
"track_dangling": "warning",
|
||||
"track_width": "error",
|
||||
"tracks_crossing": "error",
|
||||
"unconnected_items": "error",
|
||||
"unresolved_variable": "error",
|
||||
"via_dangling": "warning",
|
||||
"zones_intersect": "error"
|
||||
},
|
||||
"rules": {
|
||||
"max_error": 0.005,
|
||||
"min_clearance": 0.0,
|
||||
"min_connection": 0.0,
|
||||
"min_copper_edge_clearance": 0.0,
|
||||
"min_hole_clearance": 0.25,
|
||||
"min_hole_to_hole": 0.25,
|
||||
"min_microvia_diameter": 0.19999999999999998,
|
||||
"min_microvia_drill": 0.09999999999999999,
|
||||
"min_resolved_spokes": 2,
|
||||
"min_silk_clearance": 0.0,
|
||||
"min_text_height": 0.7999999999999999,
|
||||
"min_text_thickness": 0.08,
|
||||
"min_through_hole_diameter": 0.3,
|
||||
"min_track_width": 0.0,
|
||||
"min_via_annular_width": 0.09999999999999999,
|
||||
"min_via_diameter": 0.5,
|
||||
"solder_mask_clearance": 0.0,
|
||||
"solder_mask_min_width": 0.0,
|
||||
"solder_mask_to_copper_clearance": 0.0,
|
||||
"use_height_for_length_calcs": true
|
||||
},
|
||||
"teardrop_options": [
|
||||
{
|
||||
"td_allow_use_two_tracks": true,
|
||||
"td_curve_segcount": 5,
|
||||
"td_on_pad_in_zone": false,
|
||||
"td_onpadsmd": true,
|
||||
"td_onroundshapesonly": false,
|
||||
"td_ontrackend": false,
|
||||
"td_onviapad": true
|
||||
}
|
||||
],
|
||||
"teardrop_parameters": [
|
||||
{
|
||||
"td_curve_segcount": 0,
|
||||
"td_height_ratio": 1.0,
|
||||
"td_length_ratio": 0.5,
|
||||
"td_maxheight": 2.0,
|
||||
"td_maxlen": 1.0,
|
||||
"td_target_name": "td_round_shape",
|
||||
"td_width_to_size_filter_ratio": 0.9
|
||||
},
|
||||
{
|
||||
"td_curve_segcount": 0,
|
||||
"td_height_ratio": 1.0,
|
||||
"td_length_ratio": 0.5,
|
||||
"td_maxheight": 2.0,
|
||||
"td_maxlen": 1.0,
|
||||
"td_target_name": "td_rect_shape",
|
||||
"td_width_to_size_filter_ratio": 0.9
|
||||
},
|
||||
{
|
||||
"td_curve_segcount": 0,
|
||||
"td_height_ratio": 1.0,
|
||||
"td_length_ratio": 0.5,
|
||||
"td_maxheight": 2.0,
|
||||
"td_maxlen": 1.0,
|
||||
"td_target_name": "td_track_end",
|
||||
"td_width_to_size_filter_ratio": 0.9
|
||||
}
|
||||
],
|
||||
"track_widths": [],
|
||||
"via_dimensions": [],
|
||||
"zones_allow_external_fillets": false
|
||||
},
|
||||
"layer_presets": [],
|
||||
"viewports": []
|
||||
},
|
||||
"boards": [],
|
||||
"cvpcb": {
|
||||
"equivalence_files": []
|
||||
},
|
||||
"erc": {
|
||||
"erc_exclusions": [],
|
||||
"meta": {
|
||||
"version": 0
|
||||
},
|
||||
"pin_map": [
|
||||
[
|
||||
0,
|
||||
0,
|
||||
0,
|
||||
0,
|
||||
0,
|
||||
0,
|
||||
1,
|
||||
0,
|
||||
0,
|
||||
0,
|
||||
0,
|
||||
2
|
||||
],
|
||||
[
|
||||
0,
|
||||
2,
|
||||
0,
|
||||
1,
|
||||
0,
|
||||
0,
|
||||
1,
|
||||
0,
|
||||
2,
|
||||
2,
|
||||
2,
|
||||
2
|
||||
],
|
||||
[
|
||||
0,
|
||||
0,
|
||||
0,
|
||||
0,
|
||||
0,
|
||||
0,
|
||||
1,
|
||||
0,
|
||||
1,
|
||||
0,
|
||||
1,
|
||||
2
|
||||
],
|
||||
[
|
||||
0,
|
||||
1,
|
||||
0,
|
||||
0,
|
||||
0,
|
||||
0,
|
||||
1,
|
||||
1,
|
||||
2,
|
||||
1,
|
||||
1,
|
||||
2
|
||||
],
|
||||
[
|
||||
0,
|
||||
0,
|
||||
0,
|
||||
0,
|
||||
0,
|
||||
0,
|
||||
1,
|
||||
0,
|
||||
0,
|
||||
0,
|
||||
0,
|
||||
2
|
||||
],
|
||||
[
|
||||
0,
|
||||
0,
|
||||
0,
|
||||
0,
|
||||
0,
|
||||
0,
|
||||
0,
|
||||
0,
|
||||
0,
|
||||
0,
|
||||
0,
|
||||
2
|
||||
],
|
||||
[
|
||||
1,
|
||||
1,
|
||||
1,
|
||||
1,
|
||||
1,
|
||||
0,
|
||||
1,
|
||||
1,
|
||||
1,
|
||||
1,
|
||||
1,
|
||||
2
|
||||
],
|
||||
[
|
||||
0,
|
||||
0,
|
||||
0,
|
||||
1,
|
||||
0,
|
||||
0,
|
||||
1,
|
||||
0,
|
||||
0,
|
||||
0,
|
||||
0,
|
||||
2
|
||||
],
|
||||
[
|
||||
0,
|
||||
2,
|
||||
1,
|
||||
2,
|
||||
0,
|
||||
0,
|
||||
1,
|
||||
0,
|
||||
2,
|
||||
2,
|
||||
2,
|
||||
2
|
||||
],
|
||||
[
|
||||
0,
|
||||
2,
|
||||
0,
|
||||
1,
|
||||
0,
|
||||
0,
|
||||
1,
|
||||
0,
|
||||
2,
|
||||
0,
|
||||
0,
|
||||
2
|
||||
],
|
||||
[
|
||||
0,
|
||||
2,
|
||||
1,
|
||||
1,
|
||||
0,
|
||||
0,
|
||||
1,
|
||||
0,
|
||||
2,
|
||||
0,
|
||||
0,
|
||||
2
|
||||
],
|
||||
[
|
||||
2,
|
||||
2,
|
||||
2,
|
||||
2,
|
||||
2,
|
||||
2,
|
||||
2,
|
||||
2,
|
||||
2,
|
||||
2,
|
||||
2,
|
||||
2
|
||||
]
|
||||
],
|
||||
"rule_severities": {
|
||||
"bus_definition_conflict": "error",
|
||||
"bus_entry_needed": "error",
|
||||
"bus_to_bus_conflict": "error",
|
||||
"bus_to_net_conflict": "error",
|
||||
"conflicting_netclasses": "error",
|
||||
"different_unit_footprint": "error",
|
||||
"different_unit_net": "error",
|
||||
"duplicate_reference": "error",
|
||||
"duplicate_sheet_names": "error",
|
||||
"endpoint_off_grid": "warning",
|
||||
"extra_units": "error",
|
||||
"global_label_dangling": "warning",
|
||||
"hier_label_mismatch": "error",
|
||||
"label_dangling": "error",
|
||||
"lib_symbol_issues": "warning",
|
||||
"missing_bidi_pin": "warning",
|
||||
"missing_input_pin": "warning",
|
||||
"missing_power_pin": "error",
|
||||
"missing_unit": "warning",
|
||||
"multiple_net_names": "warning",
|
||||
"net_not_bus_member": "warning",
|
||||
"no_connect_connected": "warning",
|
||||
"no_connect_dangling": "warning",
|
||||
"pin_not_connected": "error",
|
||||
"pin_not_driven": "error",
|
||||
"pin_to_pin": "error",
|
||||
"power_pin_not_driven": "error",
|
||||
"similar_labels": "warning",
|
||||
"simulation_model_issue": "ignore",
|
||||
"unannotated": "error",
|
||||
"unit_value_mismatch": "error",
|
||||
"unresolved_variable": "error",
|
||||
"wire_dangling": "error"
|
||||
}
|
||||
},
|
||||
"libraries": {
|
||||
"pinned_footprint_libs": [],
|
||||
"pinned_symbol_libs": []
|
||||
},
|
||||
"meta": {
|
||||
"filename": "Din-Rail-Energy-Meter.kicad_pro",
|
||||
"version": 1
|
||||
},
|
||||
"net_settings": {
|
||||
"classes": [
|
||||
{
|
||||
"bus_width": 12,
|
||||
"clearance": 0.2,
|
||||
"diff_pair_gap": 0.25,
|
||||
"diff_pair_via_gap": 0.25,
|
||||
"diff_pair_width": 0.2,
|
||||
"line_style": 0,
|
||||
"microvia_diameter": 0.3,
|
||||
"microvia_drill": 0.1,
|
||||
"name": "Default",
|
||||
"pcb_color": "rgba(0, 0, 0, 0.000)",
|
||||
"schematic_color": "rgba(0, 0, 0, 0.000)",
|
||||
"track_width": 0.25,
|
||||
"via_diameter": 0.8,
|
||||
"via_drill": 0.4,
|
||||
"wire_width": 6
|
||||
}
|
||||
],
|
||||
"meta": {
|
||||
"version": 3
|
||||
},
|
||||
"net_colors": null,
|
||||
"netclass_assignments": null,
|
||||
"netclass_patterns": []
|
||||
},
|
||||
"pcbnew": {
|
||||
"last_paths": {
|
||||
"gencad": "",
|
||||
"idf": "",
|
||||
"netlist": "",
|
||||
"specctra_dsn": "",
|
||||
"step": "",
|
||||
"vrml": ""
|
||||
},
|
||||
"page_layout_descr_file": ""
|
||||
},
|
||||
"schematic": {
|
||||
"annotate_start_num": 0,
|
||||
"drawing": {
|
||||
"dashed_lines_dash_length_ratio": 12.0,
|
||||
"dashed_lines_gap_length_ratio": 3.0,
|
||||
"default_line_thickness": 6.0,
|
||||
"default_text_size": 50.0,
|
||||
"field_names": [
|
||||
{
|
||||
"name": "Untitled Field",
|
||||
"url": false,
|
||||
"visible": false
|
||||
}
|
||||
],
|
||||
"intersheets_ref_own_page": false,
|
||||
"intersheets_ref_prefix": "",
|
||||
"intersheets_ref_short": false,
|
||||
"intersheets_ref_show": false,
|
||||
"intersheets_ref_suffix": "",
|
||||
"junction_size_choice": 3,
|
||||
"label_size_ratio": 0.375,
|
||||
"pin_symbol_size": 25.0,
|
||||
"text_offset_ratio": 0.15
|
||||
},
|
||||
"legacy_lib_dir": "",
|
||||
"legacy_lib_list": [],
|
||||
"meta": {
|
||||
"version": 1
|
||||
},
|
||||
"net_format_name": "",
|
||||
"page_layout_descr_file": "",
|
||||
"plot_directory": "",
|
||||
"spice_current_sheet_as_root": false,
|
||||
"spice_external_command": "spice \"%I\"",
|
||||
"spice_model_current_sheet_as_root": true,
|
||||
"spice_save_all_currents": false,
|
||||
"spice_save_all_voltages": false,
|
||||
"subpart_first_id": 65,
|
||||
"subpart_id_separator": 0
|
||||
},
|
||||
"sheets": [
|
||||
[
|
||||
"a83500ad-471e-4639-9589-a537dc752fa7",
|
||||
""
|
||||
]
|
||||
],
|
||||
"text_variables": {}
|
||||
}
|
||||
3772
hardware/board/osh_smart_din_rail_energy_monitor.kicad_sch
Normal file
0
hardware/case/.gitkeep
Normal file
|
Before Width: | Height: | Size: 158 KiB After Width: | Height: | Size: 158 KiB |
81
mkdocs.yml
Normal file
|
|
@ -0,0 +1,81 @@
|
|||
---
|
||||
site_name: iot-platform
|
||||
site_description: IoT platform for analyzing open lab resource consumption and machine status
|
||||
site_url: https://iot-platform.curious.bio/
|
||||
repo_name: iot-platform
|
||||
repo_url: https://code.curious.bio/curious.bio/iot-platform
|
||||
|
||||
nav:
|
||||
- Home: documents/index.md
|
||||
|
||||
theme:
|
||||
logo: images/logos/iot-platform.svg
|
||||
language: en
|
||||
name: material
|
||||
font:
|
||||
text: Roboto
|
||||
code: Roboto Mono
|
||||
features:
|
||||
- content.code.annotate
|
||||
- navigation.sections
|
||||
- navigation.expand
|
||||
- navigation.tabs
|
||||
- navigation.tabs.sticky
|
||||
- navigation.instant
|
||||
palette:
|
||||
- media: "(prefers-color-scheme: dark)"
|
||||
scheme: slate
|
||||
primary: indigo
|
||||
accent: indigo
|
||||
toggle:
|
||||
icon: material/weather-night
|
||||
name: Switch to light mode
|
||||
- media: "(prefers-color-scheme: light)"
|
||||
scheme: default
|
||||
primary: indigo
|
||||
accent: indigo
|
||||
toggle:
|
||||
icon: material/weather-sunny
|
||||
name: Switch to dark mode
|
||||
|
||||
plugins:
|
||||
- glightbox
|
||||
- minify:
|
||||
minify_html: true
|
||||
|
||||
markdown_extensions:
|
||||
- admonition
|
||||
- attr_list
|
||||
- md_in_html
|
||||
- tables
|
||||
- toc:
|
||||
permalink: true
|
||||
- pymdownx.details
|
||||
- pymdownx.superfences:
|
||||
custom_fences:
|
||||
- name: mermaid
|
||||
class: mermaid
|
||||
format: !!python/name:pymdownx.superfences.fence_code_format
|
||||
- pymdownx.emoji:
|
||||
emoji_index: !!python/name:materialx.emoji.twemoji
|
||||
emoji_generator: !!python/name:materialx.emoji.to_svg
|
||||
options:
|
||||
custom_icons:
|
||||
- overrides/.icons
|
||||
- pymdownx.tasklist:
|
||||
custom_checkbox: true
|
||||
|
||||
extra:
|
||||
homepage: https://iot-platform.curious.bio/
|
||||
social:
|
||||
- icon: fontawesome/brands/comments-alt
|
||||
link: https://matrix.to/#/#iot-platform:curious.bio
|
||||
- icon: fontawesome/brands/mastodon
|
||||
link: https://social.curious.bio/@iot-platform
|
||||
generator: false
|
||||
|
||||
extra_css:
|
||||
- stylesheets/extra.css
|
||||
|
||||
copyright: >
|
||||
Copyright © 2023 Curious Community Labs e. V.
|
||||
13
nix/docs.nix
Normal file
|
|
@ -0,0 +1,13 @@
|
|||
{
|
||||
mkdocs,
|
||||
python3,
|
||||
}: let
|
||||
mkdocsOutput = mkdocs.build {
|
||||
src = ../.;
|
||||
siteDir = "site";
|
||||
};
|
||||
in {
|
||||
package = python3.pip.buildPackages rec {
|
||||
mkdocs = mkdocsOutput;
|
||||
};
|
||||
}
|
||||
41
okh.toml
|
|
@ -1,27 +1,48 @@
|
|||
okhv = "OKH-LOSHv1.0"
|
||||
|
||||
name = "Smart Energy Monitor"
|
||||
function = "A smart energy monitor to measure the power consumption"
|
||||
name = "iot-platform"
|
||||
function = "IoT platform for analyzing open lab resource consumption and machine status"
|
||||
image = ""
|
||||
|
||||
version = "0.1"
|
||||
repo = "https://code.curious.bio/curious.bio/smart-energy-monitor"
|
||||
release = "https://code.curious.bio/curious.bio/smart-energy-monitor/releases"
|
||||
repo = "https://code.curious.bio/curious.bio/iot-platform"
|
||||
release = "https://code.curious.bio/curious.bio/iot-platform/releases"
|
||||
|
||||
license = "CERN-OHL-S-2.0"
|
||||
licensor = "Curious Community Labs e. V."
|
||||
|
||||
readme = "/README.md"
|
||||
user-manual = "/docs/energy-monitor/README.md"
|
||||
manufacturing-instructions = "/docs/energy-monitor/README.md"
|
||||
contribution-guide = "README.md"
|
||||
user-manual = "/docs/documents/usage/getting-started.md"
|
||||
manufacturing-instructions = "/docs/documents/hardware/manufacturing.md"
|
||||
contribution-guide = "/docs/documents/contribute/development.md"
|
||||
|
||||
documentation-language = "en"
|
||||
technology-readiness-level = "OTRL-5"
|
||||
documentation-readiness-level = "ODRL-3*"
|
||||
|
||||
bom = "/hardware/BOM.md"
|
||||
tsdc = ["STD"]
|
||||
bom = "/hardware/BOM.csv"
|
||||
source = ["/hardware/case/iot-platform-case.csg"]
|
||||
|
||||
tsdc = ["3DP", "PCB", "STD"]
|
||||
|
||||
[[software]]
|
||||
release = "0.1"
|
||||
installation-guide = "/docs/energy-monitor/README.md"
|
||||
installation-guide = "/docs/documents/usage/getting_started.md"
|
||||
|
||||
[[part]]
|
||||
name = "Case"
|
||||
image = ""
|
||||
tsdc = "3DP"
|
||||
source = "/hardware/case/iot-platform-case.csg"
|
||||
export = ["/hardware/case/iot-platform-case.stl"]
|
||||
outer-dimension-dim = "mm"
|
||||
outer-dimension = "cube(size = [350,150,150])"
|
||||
|
||||
[[part]]
|
||||
name = "Board"
|
||||
image = ""
|
||||
tsdc = "PCB"
|
||||
source = "/hardware/board/iot-platform-board.kicad_pro"
|
||||
export = ["/hardware/board/iot-platform-board.pdf"]
|
||||
outer-dimension-dim = "mm"
|
||||
outer-dimension = "cube(size = [100,65,10])"
|
||||
|
|
|
|||
2
software/container/conf/mosquitto.conf
Normal file
|
|
@ -0,0 +1,2 @@
|
|||
listener 1883
|
||||
allow_anonymous true
|
||||
50
software/container/docker-compose.yml
Normal file
|
|
@ -0,0 +1,50 @@
|
|||
version: '3'
|
||||
services:
|
||||
mosquitto:
|
||||
# https://hub.docker.com/_/eclipse-mosquitto
|
||||
image: eclipse-mosquitto:2.0
|
||||
restart: always
|
||||
ports:
|
||||
- 1883:1883
|
||||
volumes:
|
||||
- ./mosquitto.conf:/mosquitto/config/mosquitto.conf
|
||||
|
||||
influxdb:
|
||||
# https://hub.docker.com/_/influxdb
|
||||
image: influxdb:2.6
|
||||
restart: always
|
||||
ports:
|
||||
- 8086:8086
|
||||
volumes:
|
||||
- type: bind
|
||||
source: ../database/influxdb2
|
||||
target: /var/lib/influxdb2
|
||||
|
||||
grafana:
|
||||
# https://hub.docker.com/r/grafana/grafana
|
||||
image: grafana/grafana:9.3.6
|
||||
depends_on:
|
||||
- influxdb
|
||||
restart: always
|
||||
ports:
|
||||
- 3000:3000
|
||||
volumes:
|
||||
- ../dashboard/grafana:/var/lib/grafana
|
||||
- ../dashboard/flows.json:/data/flows.json
|
||||
- ../dashboard/grafana.ini:/etc/grafana/grafana.ini
|
||||
|
||||
nodered:
|
||||
# https://hub.docker.com/r/grafana/grafana
|
||||
# https://nodered.org/docs/getting-started/docker
|
||||
image: nodered/node-red:3.0.2
|
||||
depends_on:
|
||||
- influxdb
|
||||
restart: always
|
||||
ports:
|
||||
- 1880:1880
|
||||
environment:
|
||||
- TZ=Europe/Berlin
|
||||
- NODE_RED_ENABLE_PROJECTS=true
|
||||
- FLOWS=flows.json
|
||||
volumes:
|
||||
- ../flow:/data
|
||||
2
software/container/mosquitto.conf
Normal file
|
|
@ -0,0 +1,2 @@
|
|||
listener 1883
|
||||
allow_anonymous true
|
||||
38
software/dashboard/README.md
Normal file
|
|
@ -0,0 +1,38 @@
|
|||
# Grafana
|
||||
|
||||
Grafana is an open source analytics and interactive visualization tool. It provides charts, graphs, and alerts for the web when connected to supported data sources.
|
||||
|
||||
As a visualization tool, Grafana is a popular component in monitoring stacks, often used in combination with time series databases such as InfluxDB.
|
||||
|
||||
## Connection
|
||||
|
||||
To connect Grafana to our Influx-DB, you have to create a data source.
|
||||
|
||||
The `URL`of our InfluxDB is `http://influxdb:8086`.
|
||||
|
||||
In InfluxDB you have to create a `token` to connect: [Load Data -> API Tokens](http://localhost:8086/orgs/721027680173bf2f/load-data/tokens).
|
||||
|
||||

|
||||
|
||||
You can use this token to [create a connection from Grafana to Influx-DB](http://localhost:3000/datasources/).
|
||||
|
||||

|
||||
|
||||
After having a connection to a database you can easily create an own dashboard in Grafana.
|
||||
|
||||
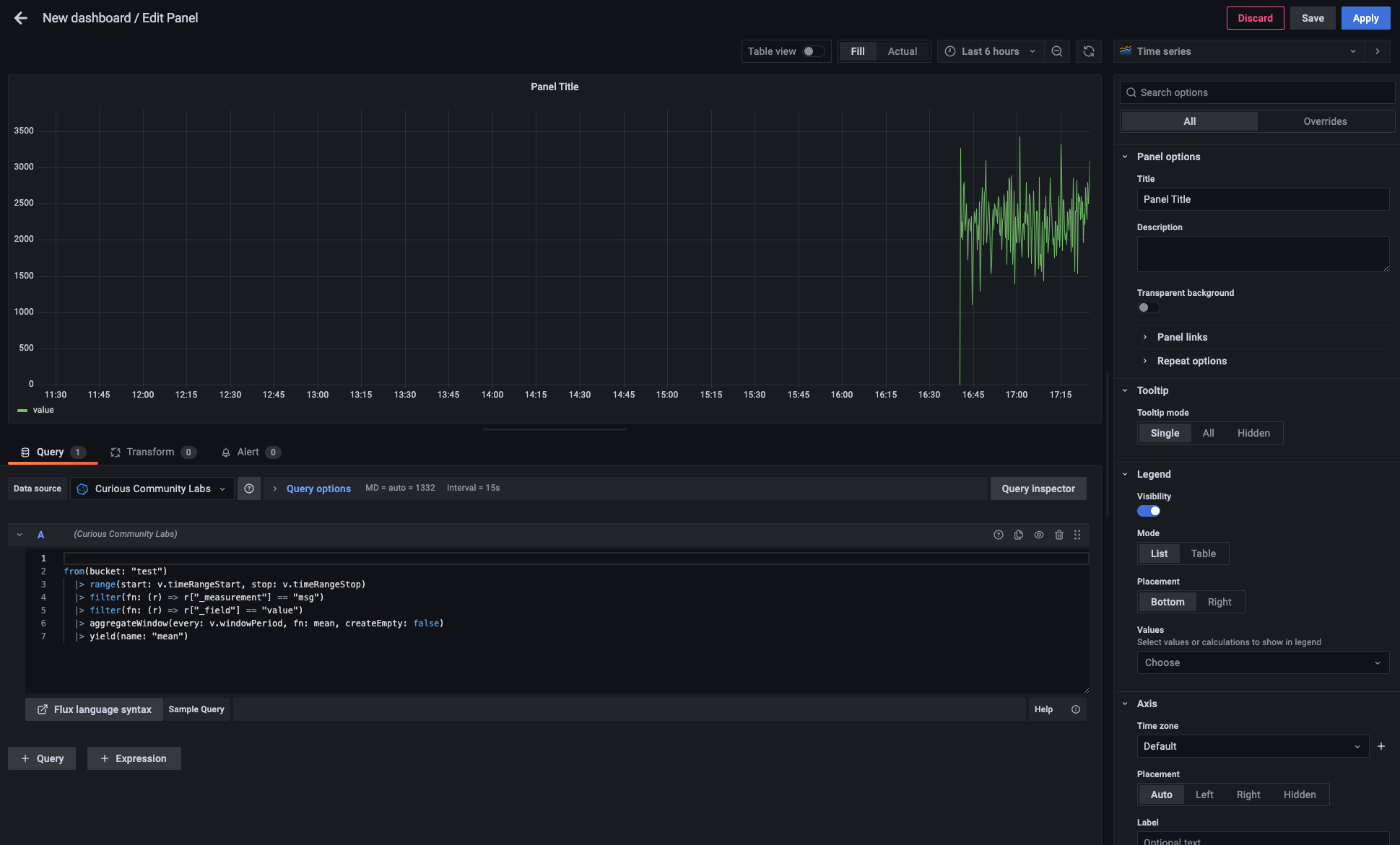
Here's the demo snippet (directly copyied from Influx Data Explorer) and the screen shot.
|
||||
|
||||
```
|
||||
from(bucket: "test")
|
||||
|> range(start: v.timeRangeStart, stop: v.timeRangeStop)
|
||||
|> filter(fn: (r) => r["_measurement"] == "msg")
|
||||
|> filter(fn: (r) => r["_field"] == "value")
|
||||
|> aggregateWindow(every: v.windowPeriod, fn: mean, createEmpty: false)
|
||||
|> yield(name: "mean")
|
||||
```
|
||||
|
||||

|
||||
|
||||
## CSV Import
|
||||
|
||||
See [CSV Import](./docs/csv-import.md).
|
||||
30
software/dashboard/docs/csv-import.md
Normal file
|
|
@ -0,0 +1,30 @@
|
|||
# CSV Import
|
||||
|
||||
## Grafana
|
||||
|
||||
In Grafana there is a [csv-datasource plugin](https://grafana.github.io/grafana-csv-datasource/). This plug lets you visualize data from any URL that returns CSV data, such as REST APIs or static file servers. You can even load data from a local file path. But it is *not* importing CSV from Grafana into a data source (like InfluxDB) or uploading CSV data to a local file system.
|
||||
|
||||
> For visualizing CSV data this is enough. Why should you duplicate data if the true data source is a CSV file located somewhere in the internet. If the CSV is not online, this might be another story.
|
||||
|
||||
I added this plugin to our Grafana installation, so it's ready to be used.
|
||||
|
||||
> I just mounted the whole [Grafana directory](../grafana/) into our Docker-Compose setup. Maybe we have to come up with a better solution.
|
||||
|
||||

|
||||
|
||||
Garafana is running on [localhost on port 3000 with credentials admin:admin](http://localhost:3000). So let's get there to add the CSV file as a usable data source.
|
||||
|
||||
> I added the CSV file to this repository and mounted it into our Docker-Compose setup. So the CSV file is also available in Grafana. Maybe we have to come up with a better solution..
|
||||
|
||||
As the CSV is reachable by Grafana, you can create a data source, there.
|
||||
|
||||

|
||||
|
||||
> grafana.ini is also mounted from [this repository](../grafana.ini). So local data mode is enabled.
|
||||
|
||||
Whith Grafana having access to data in the CSV file, it's easy to access this data to create a dashboard.
|
||||
|
||||

|
||||

|
||||

|
||||
|
||||
BIN
software/dashboard/docs/images/database-connection.png
Normal file
|
After Width: | Height: | Size: 112 KiB |
BIN
software/dashboard/docs/images/grafana-csv-data-source.png
Normal file
|
After Width: | Height: | Size: 67 KiB |
BIN
software/dashboard/docs/images/grafana-csv-data-type.png
Normal file
|
After Width: | Height: | Size: 85 KiB |
BIN
software/dashboard/docs/images/grafana-csv-data.png
Normal file
|
After Width: | Height: | Size: 207 KiB |
BIN
software/dashboard/docs/images/grafana-example-dashboard.png
Normal file
|
After Width: | Height: | Size: 214 KiB |
BIN
software/dashboard/docs/images/grafana-two-boards.png
Normal file
|
After Width: | Height: | Size: 117 KiB |
BIN
software/dashboard/docs/images/mounted-grafana-directory.png
Normal file
|
After Width: | Height: | Size: 44 KiB |
3
software/dashboard/grafana.ini
Normal file
|
|
@ -0,0 +1,3 @@
|
|||
[plugin.marcusolsson-csv-datasource]
|
||||
allow_local_mode = true
|
||||
GF_PLUGINS_ALLOW_LOADING_UNSIGNED_PLUGINS="plugin.marcusolsson-csv-datasource"
|
||||
53
software/dashboard/grafana/alerting/1/__default__.tmpl
Executable file
|
|
@ -0,0 +1,53 @@
|
|||
|
||||
{{ define "__subject" }}[{{ .Status | toUpper }}{{ if eq .Status "firing" }}:{{ .Alerts.Firing | len }}{{ if gt (.Alerts.Resolved | len) 0 }}, RESOLVED:{{ .Alerts.Resolved | len }}{{ end }}{{ end }}] {{ .GroupLabels.SortedPairs.Values | join " " }} {{ if gt (len .CommonLabels) (len .GroupLabels) }}({{ with .CommonLabels.Remove .GroupLabels.Names }}{{ .Values | join " " }}{{ end }}){{ end }}{{ end }}
|
||||
|
||||
{{ define "__text_values_list" }}{{ $len := len .Values }}{{ if $len }}{{ $first := gt $len 1 }}{{ range $refID, $value := .Values -}}
|
||||
{{ $refID }}={{ $value }}{{ if $first }}, {{ end }}{{ $first = false }}{{ end -}}
|
||||
{{ else }}[no value]{{ end }}{{ end }}
|
||||
|
||||
{{ define "__text_alert_list" }}{{ range . }}
|
||||
Value: {{ template "__text_values_list" . }}
|
||||
Labels:
|
||||
{{ range .Labels.SortedPairs }} - {{ .Name }} = {{ .Value }}
|
||||
{{ end }}Annotations:
|
||||
{{ range .Annotations.SortedPairs }} - {{ .Name }} = {{ .Value }}
|
||||
{{ end }}{{ if gt (len .GeneratorURL) 0 }}Source: {{ .GeneratorURL }}
|
||||
{{ end }}{{ if gt (len .SilenceURL) 0 }}Silence: {{ .SilenceURL }}
|
||||
{{ end }}{{ if gt (len .DashboardURL) 0 }}Dashboard: {{ .DashboardURL }}
|
||||
{{ end }}{{ if gt (len .PanelURL) 0 }}Panel: {{ .PanelURL }}
|
||||
{{ end }}{{ end }}{{ end }}
|
||||
|
||||
{{ define "default.title" }}{{ template "__subject" . }}{{ end }}
|
||||
|
||||
{{ define "default.message" }}{{ if gt (len .Alerts.Firing) 0 }}**Firing**
|
||||
{{ template "__text_alert_list" .Alerts.Firing }}{{ if gt (len .Alerts.Resolved) 0 }}
|
||||
|
||||
{{ end }}{{ end }}{{ if gt (len .Alerts.Resolved) 0 }}**Resolved**
|
||||
{{ template "__text_alert_list" .Alerts.Resolved }}{{ end }}{{ end }}
|
||||
|
||||
|
||||
{{ define "__teams_text_alert_list" }}{{ range . }}
|
||||
Value: {{ template "__text_values_list" . }}
|
||||
Labels:
|
||||
{{ range .Labels.SortedPairs }} - {{ .Name }} = {{ .Value }}
|
||||
{{ end }}
|
||||
Annotations:
|
||||
{{ range .Annotations.SortedPairs }} - {{ .Name }} = {{ .Value }}
|
||||
{{ end }}
|
||||
{{ if gt (len .GeneratorURL) 0 }}Source: [{{ .GeneratorURL }}]({{ .GeneratorURL }})
|
||||
|
||||
{{ end }}{{ if gt (len .SilenceURL) 0 }}Silence: [{{ .SilenceURL }}]({{ .SilenceURL }})
|
||||
|
||||
{{ end }}{{ if gt (len .DashboardURL) 0 }}Dashboard: [{{ .DashboardURL }}]({{ .DashboardURL }})
|
||||
|
||||
{{ end }}{{ if gt (len .PanelURL) 0 }}Panel: [{{ .PanelURL }}]({{ .PanelURL }})
|
||||
|
||||
{{ end }}
|
||||
{{ end }}{{ end }}
|
||||
|
||||
|
||||
{{ define "teams.default.message" }}{{ if gt (len .Alerts.Firing) 0 }}**Firing**
|
||||
{{ template "__teams_text_alert_list" .Alerts.Firing }}{{ if gt (len .Alerts.Resolved) 0 }}
|
||||
|
||||
{{ end }}{{ end }}{{ if gt (len .Alerts.Resolved) 0 }}**Resolved**
|
||||
{{ template "__teams_text_alert_list" .Alerts.Resolved }}{{ end }}{{ end }}
|
||||
14
software/dashboard/grafana/co2/dashboard_input_CO2-emissions.csv
Executable file
|
|
@ -0,0 +1,14 @@
|
|||
Jahr,Verarbeitendes Gewerbe (in kt),Verkehr gesamt (in kt),Straßenverkehr (in kt),Haushalte und GHD gesamt (in kt),Haushalte (in kt),"Gewerbe, Handel, Dienstleistungen GHD (in kt)",CO2-Emissionen gesamt (in kt)
|
||||
2020-01-01,3702,3760,2989,6070,3165,2905,13532
|
||||
2019-01-01,3956,4708,3313,6477,3451,3026,15140
|
||||
2018-01-01,4220,4755,3294,6982,3600,3382,15957
|
||||
2017-01-01,4630,4653,3333,7012,3509,3503,16294
|
||||
2016-01-01,4661,4577,3287,7314,3637,3677,16552
|
||||
2015-01-01,5135,4460,3198,7434,3593,3841,17029
|
||||
2014-01-01,5388,4417,3178,7419,3657,3762,17224
|
||||
2013-01-01,5224,4337,3165,8277,4056,4221,17839
|
||||
2012-01-01,5848,4259,3033,8313,4030,4283,18419
|
||||
2011-01-01,5714,4279,3045,8143,4052,4091,18136
|
||||
2010-01-01,5899,4243,3065,8611,4245,4366,18753
|
||||
2009-01-01,5442,4172,3013,8360,4159,4201,17974
|
||||
2008-01-01,5835,4234,3019,8462,4284,4178,18531
|
||||
|
3
software/dashboard/grafana/co2/job_cncCutter.csv
Executable file
|
|
@ -0,0 +1,3 @@
|
|||
ID,Path,StartTime,EndTime
|
||||
0,C:\Users\InMachines\Desktop\MQTT\bCNC-laser\tests\static\sample.gcode,2023-03-01 12:31:30.351399,2023-03-01 12:31:52.538042
|
||||
1,C:\Users\InMachines\Desktop\MQTT\bCNC-laser\tests\static\sample.gcode,2023-03-01 12:32:17.547355,2023-03-01 12:32:38.265005
|
||||
|
13
software/dashboard/grafana/co2/state_cnc.csv
Executable file
|
|
@ -0,0 +1,13 @@
|
|||
Time,State-CNC,State-Lasercutter,State-3D-Printer
|
||||
2023-03-01 12:31:28,Connected,Connected,Connected
|
||||
2023-03-01 12:31:29,Idle,Idle,Idle
|
||||
2023-03-01 12:31:30,Idle, Run,Idle
|
||||
2023-03-01 12:31:31,Run,Idle,Run
|
||||
2023-03-01 12:31:32,Idle,Run,Run
|
||||
2023-03-01 12:31:33,Run,Run,Run
|
||||
2023-03-01 12:31:52,Idle,Idle,Run
|
||||
2023-03-01 12:31:52,Idle,Run,Idle
|
||||
2023-03-01 12:32:17,Idle,Run,Idle
|
||||
2023-03-01 12:32:20,Run,Idle,Run
|
||||
2023-03-01 12:32:39,Idle,Run,Run
|
||||
2023-03-01 12:32:39,Idle,Idle,Idle
|
||||
|
733
software/dashboard/grafana/csv/Node-RED_files/debug-utils.js
Executable file
|
|
@ -0,0 +1,733 @@
|
|||
/**
|
||||
* Copyright JS Foundation and other contributors, http://js.foundation
|
||||
*
|
||||
* Licensed under the Apache License, Version 2.0 (the "License");
|
||||
* you may not use this file except in compliance with the License.
|
||||
* You may obtain a copy of the License at
|
||||
*
|
||||
* http://www.apache.org/licenses/LICENSE-2.0
|
||||
*
|
||||
* Unless required by applicable law or agreed to in writing, software
|
||||
* distributed under the License is distributed on an "AS IS" BASIS,
|
||||
* WITHOUT WARRANTIES OR CONDITIONS OF ANY KIND, either express or implied.
|
||||
* See the License for the specific language governing permissions and
|
||||
* limitations under the License.
|
||||
**/
|
||||
|
||||
if (!RED) {
|
||||
var RED = {}
|
||||
}
|
||||
RED.debug = (function() {
|
||||
var config;
|
||||
var messageList;
|
||||
var messageTable;
|
||||
var filterType = "filterAll";
|
||||
var filteredNodes = {}; // id->true means hide, so default to all visible
|
||||
|
||||
var view = 'list';
|
||||
var messages = [];
|
||||
var messagesByNode = {};
|
||||
var sbc;
|
||||
var activeWorkspace;
|
||||
var numMessages = 100; // Hardcoded number of message to show in debug window scrollback
|
||||
|
||||
var debugNodeTreeList;
|
||||
|
||||
function init(_config) {
|
||||
config = _config;
|
||||
|
||||
var content = $("<div>").css({"position":"relative","height":"100%"});
|
||||
var toolbar = $('<div class="red-ui-sidebar-header">'+
|
||||
'<span class="button-group">'+
|
||||
'<a id="red-ui-sidebar-debug-filter" style="padding-right: 5px" class="red-ui-sidebar-header-button" href="#"><i class="fa fa-filter"></i> <span></span> <i style="padding-left: 5px;" class="fa fa-caret-down"></i></a>'+
|
||||
'</span>'+
|
||||
'<span class="button-group">'+
|
||||
'<a id="red-ui-sidebar-debug-clear" style="border-right: none; padding-right: 6px" class="red-ui-sidebar-header-button" href="#" data-clear-type="all"><i class="fa fa-trash"></i> <span>all</span></a>' +
|
||||
'<a id="red-ui-sidebar-debug-clear-opts" style="padding: 5px; border-left: none;" class="red-ui-sidebar-header-button" href="#"><i class="fa fa-caret-down"></i></a>'+
|
||||
'</span></div>').appendTo(content);
|
||||
|
||||
var footerToolbar = $('<div>'+
|
||||
'<span class="button-group"><a id="red-ui-sidebar-debug-open" class="red-ui-footer-button" href="#"><i class="fa fa-desktop"></i></a></span> ' +
|
||||
'</div>');
|
||||
|
||||
messageList = $('<div class="red-ui-debug-content red-ui-debug-content-list"/>').appendTo(content);
|
||||
sbc = messageList[0];
|
||||
messageTable = $('<div class="red-ui-debug-content red-ui-debug-content-table hide"/>').appendTo(content);
|
||||
|
||||
var filterDialogCloseTimeout;
|
||||
var filterDialogShown = false;
|
||||
var filterDialog = $('<div class="red-ui-debug-filter-box hide"></div>').appendTo(toolbar);//content);
|
||||
filterDialog.on('mouseleave' ,function(evt) {
|
||||
if (filterDialogShown) {
|
||||
filterDialogCloseTimeout = setTimeout(function() {
|
||||
filterDialog.slideUp(200);
|
||||
filterDialogShown = false;
|
||||
},500)
|
||||
}
|
||||
})
|
||||
filterDialog.on('mouseenter' ,function(evt) {
|
||||
clearTimeout(filterDialogCloseTimeout)
|
||||
})
|
||||
var filterToolbar = $('<div style="margin-bottom: 3px; display: flex;">'+
|
||||
'<span style="flex-grow:1; text-align: left;">'+
|
||||
'<span class="button-group"><button type="button" id="red-ui-sidebar-filter-select-all" class="red-ui-sidebar-header-button red-ui-button-small" data-i18n="node-red:debug.sidebar.selectAll"></button></span>' +
|
||||
'<span class="button-group"><button type="button" id="red-ui-sidebar-filter-select-none" class="red-ui-sidebar-header-button red-ui-button-small" data-i18n="node-red:debug.sidebar.selectNone"></button></span>' +
|
||||
'</span>'+
|
||||
'<span class="button-group"><button type="button" id="red-ui-sidebar-filter-select-close" class="red-ui-sidebar-header-button red-ui-button-small"><i class="fa fa-times"></i></button></span>'+
|
||||
'</div>').appendTo(filterDialog);
|
||||
|
||||
filterToolbar.find("#red-ui-sidebar-filter-select-close").on('click', function(evt) {
|
||||
clearTimeout(filterDialogCloseTimeout)
|
||||
filterDialogShown = false;
|
||||
filterDialog.slideUp(200);
|
||||
})
|
||||
|
||||
filterToolbar.find("#red-ui-sidebar-filter-select-all").on('click', function(evt) {
|
||||
evt.preventDefault();
|
||||
var data = debugNodeTreeList.treeList('data');
|
||||
data.forEach(function(flow) {
|
||||
if (!flow.selected) {
|
||||
if (flow.treeList.checkbox) {
|
||||
flow.treeList.checkbox.trigger('click')
|
||||
}
|
||||
} else {
|
||||
flow.children.forEach(function(item) {
|
||||
if (!item.selected) {
|
||||
item.treeList.select();
|
||||
}
|
||||
})
|
||||
}
|
||||
});
|
||||
refreshMessageList();
|
||||
})
|
||||
|
||||
filterToolbar.find("#red-ui-sidebar-filter-select-none").on('click', function(evt) {
|
||||
evt.preventDefault();
|
||||
debugNodeTreeList.treeList('clearSelection');
|
||||
var data = debugNodeTreeList.treeList('data');
|
||||
data.forEach(function(flow) {
|
||||
if (flow.children) {
|
||||
flow.children.forEach(function(item) {
|
||||
filteredNodes[item.node.id] = true;
|
||||
})
|
||||
}
|
||||
});
|
||||
RED.settings.set('debug.filteredNodes',Object.keys(filteredNodes))
|
||||
refreshMessageList();
|
||||
})
|
||||
var debugNodeListRow = $('<div class="red-ui-debug-filter-row" id="red-ui-sidebar-debug-filter-node-list-row"></div>').appendTo(filterDialog);
|
||||
debugNodeTreeList = $("<div></div>").appendTo(debugNodeListRow).css({width: "100%", height: "300px"})
|
||||
.treeList({autoSelect: false}).on("treelistitemmouseover", function(e, item) {
|
||||
if (item.node) {
|
||||
item.node.highlighted = true;
|
||||
item.node.dirty = true;
|
||||
RED.view.redraw();
|
||||
}
|
||||
}).on("treelistitemmouseout", function(e, item) {
|
||||
if (item.node) {
|
||||
item.node.highlighted = false;
|
||||
item.node.dirty = true;
|
||||
RED.view.redraw();
|
||||
}
|
||||
}).on("treelistselect", function(e, item) {
|
||||
if (item.children) {
|
||||
item.children.forEach(function(child) {
|
||||
if (child.checkbox) {
|
||||
child.treeList.select(item.selected)
|
||||
}
|
||||
})
|
||||
} else {
|
||||
if (item.node) {
|
||||
if (item.selected) {
|
||||
delete filteredNodes[item.node.id]
|
||||
} else {
|
||||
filteredNodes[item.node.id] = true;
|
||||
}
|
||||
RED.settings.set('debug.filteredNodes',Object.keys(filteredNodes))
|
||||
refreshMessageList();
|
||||
}
|
||||
}
|
||||
})
|
||||
|
||||
try {
|
||||
content.i18n();
|
||||
} catch(err) {
|
||||
console.log("TODO: i18n library support");
|
||||
}
|
||||
|
||||
toolbar.find('#red-ui-sidebar-debug-filter span').text(RED._('node-red:debug.sidebar.filterAll'));
|
||||
|
||||
toolbar.find('#red-ui-sidebar-debug-filter').on("click",function(e) {
|
||||
e.preventDefault();
|
||||
var options = [
|
||||
{ label: $('<span data-i18n="[append]node-red:debug.sidebar.filterAll"><input type="radio" value="filterAll" name="filter-type" style="margin-top:0"> </span>').i18n() , value: "filterAll" },
|
||||
{ label: $('<span><span data-i18n="[append]node-red:debug.sidebar.filterSelected"><input type="radio" value="filterSelected" name="filter-type" style="margin-top:0"> </span>...</span>').i18n(), value: "filterSelected" },
|
||||
{ label: $('<span data-i18n="[append]node-red:debug.sidebar.filterCurrent"><input type="radio" value="filterCurrent" name="filter-type" style="margin-top:0"> </span>').i18n(), value: "filterCurrent" }
|
||||
]
|
||||
var menu = RED.popover.menu({
|
||||
options: options,
|
||||
onselect: function(item) {
|
||||
if (item.value !== filterType) {
|
||||
filterType = item.value;
|
||||
$('#red-ui-sidebar-debug-filter span').text(RED._('node-red:debug.sidebar.'+filterType));
|
||||
refreshMessageList();
|
||||
RED.settings.set("debug.filter",filterType)
|
||||
}
|
||||
if (filterType === 'filterSelected') {
|
||||
refreshDebugNodeList();
|
||||
filterDialog.slideDown(200);
|
||||
filterDialogShown = true;
|
||||
debugNodeTreeList.focus();
|
||||
}
|
||||
|
||||
}
|
||||
});
|
||||
menu.show({
|
||||
target: $("#red-ui-sidebar-debug-filter"),
|
||||
align: "left",
|
||||
offset: [$("#red-ui-sidebar-debug-filter").outerWidth()-2, -1]
|
||||
})
|
||||
$('input[name="filter-type"][value="'+RED.settings.get("debug.filter","filterAll")+'"]').prop("checked", true)
|
||||
});
|
||||
RED.popover.tooltip(toolbar.find('#red-ui-sidebar-debug-filter'),RED._('node-red:debug.sidebar.filterLog'));
|
||||
|
||||
toolbar.find("#red-ui-sidebar-debug-clear").on("click", function(e) {
|
||||
e.preventDefault();
|
||||
var action = RED.settings.get("debug.clearType","all")
|
||||
clearMessageList(false, action === 'filtered');
|
||||
});
|
||||
var clearTooltip = RED.popover.tooltip(toolbar.find("#red-ui-sidebar-debug-clear"),RED._('node-red:debug.sidebar.clearLog'),"core:clear-debug-messages");
|
||||
toolbar.find("#red-ui-sidebar-debug-clear-opts").on("click", function(e) {
|
||||
e.preventDefault();
|
||||
var options = [
|
||||
{ label: $('<span data-i18n="[append]node-red:debug.sidebar.clearLog"><input type="radio" value="all" name="clear-type" style="margin-top:0"> </span>').i18n() , value: "all" },
|
||||
{ label: $('<span data-i18n="[append]node-red:debug.sidebar.clearFilteredLog"><input type="radio" value="filtered" name="clear-type" style="margin-top:0"> </span>').i18n(), value: "filtered" }
|
||||
]
|
||||
var menu = RED.popover.menu({
|
||||
options: options,
|
||||
onselect: function(item) {
|
||||
if (item.value === "all") {
|
||||
$("#red-ui-sidebar-debug-clear > span").text(RED._('node-red:debug.sidebar.all'));
|
||||
clearTooltip.setAction("core:clear-debug-messages");
|
||||
clearTooltip.setContent(RED._('node-red:debug.sidebar.clearLog'))
|
||||
RED.settings.set("debug.clearType","all")
|
||||
} else {
|
||||
$("#red-ui-sidebar-debug-clear > span").text(RED._('node-red:debug.sidebar.filtered'));
|
||||
clearTooltip.setAction("core:clear-filtered-debug-messages");
|
||||
clearTooltip.setContent(RED._('node-red:debug.sidebar.clearFilteredLog'))
|
||||
RED.settings.set("debug.clearType","filtered")
|
||||
}
|
||||
}
|
||||
});
|
||||
menu.show({
|
||||
target: $("#red-ui-sidebar-debug-clear-opts"),
|
||||
align: "left",
|
||||
offset: [$("#red-ui-sidebar-debug-clear-opts").outerWidth()-2, -1]
|
||||
})
|
||||
$('input[name="clear-type"][value="'+RED.settings.get("debug.clearType","all")+'"]').prop("checked", true)
|
||||
})
|
||||
|
||||
var clearType = RED.settings.get("debug.clearType","all");
|
||||
if (clearType === "all") {
|
||||
toolbar.find("#red-ui-sidebar-debug-clear > span").text(RED._('node-red:debug.sidebar.all'));
|
||||
clearTooltip.setAction("core:clear-debug-messages");
|
||||
clearTooltip.setContent(RED._('node-red:debug.sidebar.clearLog'))
|
||||
} else {
|
||||
toolbar.find("#red-ui-sidebar-debug-clear > span").text(RED._('node-red:debug.sidebar.filtered'));
|
||||
clearTooltip.setAction("core:clear-filtered-debug-messages");
|
||||
clearTooltip.setContent(RED._('node-red:debug.sidebar.clearFilteredLog'))
|
||||
}
|
||||
|
||||
filterType = RED.settings.get("debug.filter","filterAll")
|
||||
var filteredNodeList = RED.settings.get("debug.filteredNodes",[]);
|
||||
filteredNodes = {}
|
||||
filteredNodeList.forEach(function(id) {
|
||||
filteredNodes[id] = true
|
||||
})
|
||||
toolbar.find('#red-ui-sidebar-debug-filter span').text(RED._('node-red:debug.sidebar.'+filterType));
|
||||
refreshMessageList();
|
||||
|
||||
return {
|
||||
content: content,
|
||||
footer: footerToolbar
|
||||
};
|
||||
|
||||
}
|
||||
|
||||
|
||||
function containsDebug(sid, map) {
|
||||
var item = map[sid];
|
||||
if (item) {
|
||||
if (item.debug === undefined) {
|
||||
var sfs = Object.keys(item.subflows);
|
||||
var contain = false;
|
||||
for (var i = 0; i < sfs.length; i++) {
|
||||
var sf = sfs[i];
|
||||
if (containsDebug(sf, map)) {
|
||||
contain = true;
|
||||
break;
|
||||
}
|
||||
}
|
||||
item.debug = contain;
|
||||
}
|
||||
return item.debug;
|
||||
}
|
||||
return false;
|
||||
}
|
||||
|
||||
|
||||
function refreshDebugNodeList() {
|
||||
var workspaceOrder = RED.nodes.getWorkspaceOrder();
|
||||
var workspaceOrderMap = {};
|
||||
workspaceOrder.forEach(function(ws,i) {
|
||||
workspaceOrderMap[ws] = i;
|
||||
});
|
||||
|
||||
var candidateNodes = [];
|
||||
var candidateSFs = [];
|
||||
var subflows = {};
|
||||
RED.nodes.eachNode(function (n) {
|
||||
var nt = n.type;
|
||||
if (nt === "debug") {
|
||||
if (n.z in workspaceOrderMap) {
|
||||
candidateNodes.push(n);
|
||||
}
|
||||
else {
|
||||
var sf = RED.nodes.subflow(n.z);
|
||||
if (sf) {
|
||||
subflows[sf.id] = {
|
||||
debug: true,
|
||||
subflows: {}
|
||||
};
|
||||
}
|
||||
}
|
||||
}
|
||||
else if(nt.substring(0, 8) === "subflow:") {
|
||||
if (n.z in workspaceOrderMap) {
|
||||
candidateSFs.push(n);
|
||||
}
|
||||
else {
|
||||
var psf = RED.nodes.subflow(n.z);
|
||||
if (psf) {
|
||||
var sid = nt.substring(8);
|
||||
var item = subflows[psf.id];
|
||||
if (!item) {
|
||||
item = {
|
||||
debug: undefined,
|
||||
subflows: {}
|
||||
};
|
||||
subflows[psf.id] = item;
|
||||
}
|
||||
item.subflows[sid] = true;
|
||||
}
|
||||
}
|
||||
}
|
||||
});
|
||||
candidateSFs.forEach(function (sf) {
|
||||
var sid = sf.type.substring(8);
|
||||
if (containsDebug(sid, subflows)) {
|
||||
candidateNodes.push(sf);
|
||||
}
|
||||
});
|
||||
|
||||
candidateNodes.sort(function(A,B) {
|
||||
var wsA = workspaceOrderMap[A.z];
|
||||
var wsB = workspaceOrderMap[B.z];
|
||||
if (wsA !== wsB) {
|
||||
return wsA-wsB;
|
||||
}
|
||||
var labelA = RED.utils.getNodeLabel(A,A.id);
|
||||
var labelB = RED.utils.getNodeLabel(B,B.id);
|
||||
return labelA.localeCompare(labelB);
|
||||
});
|
||||
var currentWs = null;
|
||||
var data = [];
|
||||
var currentFlow;
|
||||
var currentSelectedCount = 0;
|
||||
candidateNodes.forEach(function(node) {
|
||||
if (currentWs !== node.z) {
|
||||
if (currentFlow && currentFlow.checkbox) {
|
||||
currentFlow.selected = currentSelectedCount === currentFlow.children.length
|
||||
}
|
||||
currentSelectedCount = 0;
|
||||
currentWs = node.z;
|
||||
var parent = RED.nodes.workspace(currentWs) || RED.nodes.subflow(currentWs);
|
||||
currentFlow = {
|
||||
label: RED.utils.getNodeLabel(parent, currentWs),
|
||||
}
|
||||
if (!parent.disabled) {
|
||||
currentFlow.children = [];
|
||||
currentFlow.checkbox = true;
|
||||
} else {
|
||||
currentFlow.class = "disabled"
|
||||
}
|
||||
data.push(currentFlow);
|
||||
}
|
||||
if (currentFlow.children) {
|
||||
if (!filteredNodes[node.id]) {
|
||||
currentSelectedCount++;
|
||||
}
|
||||
currentFlow.children.push({
|
||||
label: RED.utils.getNodeLabel(node,node.id),
|
||||
node: node,
|
||||
checkbox: true,
|
||||
selected: !filteredNodes[node.id]
|
||||
});
|
||||
}
|
||||
});
|
||||
if (currentFlow && currentFlow.checkbox) {
|
||||
currentFlow.selected = currentSelectedCount === currentFlow.children.length
|
||||
}
|
||||
|
||||
debugNodeTreeList.treeList("data", data);
|
||||
}
|
||||
|
||||
function getTimestamp() {
|
||||
var d = new Date();
|
||||
return d.toLocaleString();
|
||||
}
|
||||
|
||||
function sanitize(m) {
|
||||
return m.replace(/&/g,"&").replace(/</g,"<").replace(/>/g,">");
|
||||
}
|
||||
|
||||
var refreshTimeout;
|
||||
function refreshMessageList(_activeWorkspace) {
|
||||
if (refreshTimeout) {
|
||||
clearTimeout(refreshTimeout);
|
||||
}
|
||||
refreshTimeout = setTimeout(function() {
|
||||
_refreshMessageList(_activeWorkspace);
|
||||
},200);
|
||||
}
|
||||
function _refreshMessageList(_activeWorkspace) {
|
||||
if (_activeWorkspace) {
|
||||
activeWorkspace = _activeWorkspace.replace(/\./g,"_");
|
||||
}
|
||||
if (filterType === "filterAll") {
|
||||
$(".red-ui-debug-msg").removeClass("hide");
|
||||
} else {
|
||||
$(".red-ui-debug-msg").each(function() {
|
||||
if (filterType === 'filterCurrent') {
|
||||
$(this).toggleClass('hide',!$(this).hasClass('red-ui-debug-msg-flow-'+activeWorkspace));
|
||||
} else if (filterType === 'filterSelected') {
|
||||
var id = $(this).data('source');
|
||||
if (id) {
|
||||
$(this).toggleClass('hide',!!filteredNodes[id]);
|
||||
}
|
||||
}
|
||||
});
|
||||
}
|
||||
}
|
||||
function refreshMessageTable() {
|
||||
|
||||
}
|
||||
|
||||
function showMessageList() {
|
||||
view = 'list';
|
||||
messageTable.hide();
|
||||
messageTable.empty();
|
||||
|
||||
messages.forEach(function(m) {
|
||||
messageList.append(m.el);
|
||||
})
|
||||
messageList.show();
|
||||
}
|
||||
function showMessageTable() {
|
||||
view = 'table';
|
||||
messageList.hide();
|
||||
messageList.empty();
|
||||
|
||||
Object.keys(messagesByNode).forEach(function(id) {
|
||||
var m = messagesByNode[id];
|
||||
var msg = m.el;
|
||||
var sourceNode = m.source;
|
||||
if (sourceNode) {
|
||||
var wrapper = $("<div>",{id:"red-ui-debug-msg-source-"+sourceNode.id.replace(/\./g,"_")}).appendTo(messageTable);
|
||||
wrapper.append(msg);
|
||||
}
|
||||
});
|
||||
messageTable.show();
|
||||
}
|
||||
function formatString(str) {
|
||||
return str.replace(/\n/g,"↵").replace(/\t/g,"→");
|
||||
}
|
||||
|
||||
|
||||
var menuOptionMenu;
|
||||
var activeMenuMessage;
|
||||
function showMessageMenu(button,dbgMessage,sourceId) {
|
||||
activeMenuMessage = dbgMessage;
|
||||
if (!menuOptionMenu) {
|
||||
var opts = [
|
||||
{id:"red-ui-debug-msg-menu-item-collapse",label:RED._("node-red:debug.messageMenu.collapseAll"),onselect:function(){
|
||||
activeMenuMessage.collapse();
|
||||
}},
|
||||
];
|
||||
if (activeMenuMessage.clearPinned) {
|
||||
opts.push(
|
||||
{id:"red-ui-debug-msg-menu-item-clear-pins",label:RED._("node-red:debug.messageMenu.clearPinned"),onselect:function(){
|
||||
activeMenuMessage.clearPinned();
|
||||
}},
|
||||
);
|
||||
}
|
||||
opts.push(
|
||||
null,
|
||||
{id:"red-ui-debug-msg-menu-item-filter", label:RED._("node-red:debug.messageMenu.filterNode"),onselect:function(){
|
||||
var candidateNodes = RED.nodes.filterNodes({type:'debug'});
|
||||
candidateNodes.forEach(function(n) {
|
||||
filteredNodes[n.id] = true;
|
||||
});
|
||||
delete filteredNodes[sourceId];
|
||||
$("#red-ui-sidebar-debug-filterSelected").trigger("click");
|
||||
RED.settings.set('debug.filteredNodes',Object.keys(filteredNodes))
|
||||
refreshMessageList();
|
||||
}},
|
||||
{id:"red-ui-debug-msg-menu-item-clear-filter",label:RED._("node-red:debug.messageMenu.clearFilter"),onselect:function(){
|
||||
$("#red-ui-sidebar-debug-filterAll").trigger("click");
|
||||
refreshMessageList();
|
||||
}}
|
||||
);
|
||||
|
||||
menuOptionMenu = RED.menu.init({id:"red-ui-debug-msg-option-menu",
|
||||
options: opts
|
||||
});
|
||||
menuOptionMenu.css({
|
||||
position: "absolute"
|
||||
})
|
||||
menuOptionMenu.on('mouseleave', function(){ $(this).hide() });
|
||||
menuOptionMenu.on('mouseup', function() { $(this).hide() });
|
||||
menuOptionMenu.appendTo("body");
|
||||
}
|
||||
|
||||
var filterOptionDisabled = false;
|
||||
var sourceNode = RED.nodes.node(sourceId);
|
||||
if (sourceNode && sourceNode.type !== 'debug') {
|
||||
filterOptionDisabled = true;
|
||||
}
|
||||
RED.menu.setDisabled('red-ui-debug-msg-menu-item-filter',filterOptionDisabled);
|
||||
RED.menu.setDisabled('red-ui-debug-msg-menu-item-clear-filter',filterOptionDisabled);
|
||||
|
||||
var elementPos = button.offset();
|
||||
menuOptionMenu.css({
|
||||
top: elementPos.top+"px",
|
||||
left: (elementPos.left - menuOptionMenu.width() + 20)+"px"
|
||||
})
|
||||
menuOptionMenu.show();
|
||||
}
|
||||
|
||||
var stack = [];
|
||||
var busy = false;
|
||||
function handleDebugMessage(o) {
|
||||
if (o) { stack.push(o); }
|
||||
if (!busy && (stack.length > 0)) {
|
||||
busy = true;
|
||||
processDebugMessage(stack.shift());
|
||||
setTimeout(function() {
|
||||
busy = false;
|
||||
handleDebugMessage();
|
||||
}, 15); // every 15mS = 66 times a second
|
||||
if (stack.length > numMessages) { stack = stack.splice(-numMessages); }
|
||||
}
|
||||
}
|
||||
|
||||
function processDebugMessage(o) {
|
||||
var msg = $("<div/>");
|
||||
var sourceNode = o._source;
|
||||
|
||||
msg.on("mouseenter", function() {
|
||||
msg.addClass('red-ui-debug-msg-hover');
|
||||
if (o._source) {
|
||||
// highlight the top-level node (could be subflow instance)
|
||||
config.messageMouseEnter(o._source.id);
|
||||
if (o._source._alias) {
|
||||
// this is inside a subflow - highlight the node itself
|
||||
config.messageMouseEnter(o._source._alias);
|
||||
}
|
||||
// if path.length > 2, we are nested - highlight subflow instances
|
||||
for (var i=2;i<o._source.path.length;i++) {
|
||||
config.messageMouseEnter(o._source.path[i]);
|
||||
}
|
||||
}
|
||||
});
|
||||
msg.on("mouseleave", function() {
|
||||
msg.removeClass('red-ui-debug-msg-hover');
|
||||
if (o._source) {
|
||||
config.messageMouseLeave(o._source.id);
|
||||
if (o._source._alias) {
|
||||
config.messageMouseLeave(o._source._alias);
|
||||
}
|
||||
for (var i=2;i<o._source.path.length;i++) {
|
||||
config.messageMouseLeave(o._source.path[i]);
|
||||
}
|
||||
}
|
||||
});
|
||||
var name = sanitize(((o.name?o.name:o.id)||"").toString());
|
||||
var topic = sanitize((o.topic||"").toString());
|
||||
var property = sanitize(o.property?o.property:'');
|
||||
var payload = o.msg;
|
||||
var format = sanitize((o.format||"").toString());
|
||||
msg.attr("class", 'red-ui-debug-msg'+(o.level?(' red-ui-debug-msg-level-'+o.level):'')+
|
||||
(sourceNode?(
|
||||
" red-ui-debug-msg-node-"+sourceNode.id.replace(/\./g,"_")+
|
||||
(sourceNode.z?" red-ui-debug-msg-flow-"+sourceNode.z.replace(/\./g,"_"):"")
|
||||
):""));
|
||||
|
||||
if (sourceNode) {
|
||||
msg.data('source',sourceNode.id);
|
||||
if (filterType === "filterCurrent" && activeWorkspace) {
|
||||
if (sourceNode.z && sourceNode.z.replace(/\./g,"_") !== activeWorkspace) {
|
||||
msg.addClass('hide');
|
||||
}
|
||||
} else if (filterType === 'filterSelected'){
|
||||
if (!!filteredNodes[sourceNode.id]) {
|
||||
msg.addClass('hide');
|
||||
}
|
||||
}
|
||||
}
|
||||
|
||||
var metaRow = $('<div class="red-ui-debug-msg-meta"></div>').appendTo(msg);
|
||||
$('<span class="red-ui-debug-msg-date">'+ getTimestamp()+'</span>').appendTo(metaRow);
|
||||
if (sourceNode) {
|
||||
|
||||
var nodeLink = $('<a>',{href:"#",class:"red-ui-debug-msg-name"}).text(RED._("node-red:debug.node")+": "+(o.name||sourceNode.name||sourceNode.id))
|
||||
.appendTo(metaRow)
|
||||
.on("click", function(evt) {
|
||||
evt.preventDefault();
|
||||
config.messageSourceClick(sourceNode.id, sourceNode._alias, sourceNode.path);
|
||||
});
|
||||
|
||||
if (sourceNode.pathHierarchy) {
|
||||
RED.popover.create({
|
||||
tooltip: true,
|
||||
target:nodeLink,
|
||||
trigger: "hover",
|
||||
size: "small",
|
||||
direction: "bottom",
|
||||
interactive: true,
|
||||
content: function() {
|
||||
const content = $("<div>")
|
||||
sourceNode.pathHierarchy.forEach((pathPart,idx) => {
|
||||
const link = $("<a>", {href:"#" ,style:'display: block'})
|
||||
.css({
|
||||
paddingLeft:((idx*10)+((idx === sourceNode.pathHierarchy.length - 1)?10:0))+"px",
|
||||
paddingRight:'2px'
|
||||
})
|
||||
.text(pathPart.label)
|
||||
.appendTo(content)
|
||||
.on("click", function(evt) {
|
||||
evt.preventDefault();
|
||||
config.messageSourceClick(pathPart.id);
|
||||
})
|
||||
if (idx < sourceNode.pathHierarchy.length - 1) {
|
||||
$('<i class="fa fa-angle-down" style="margin-right: 3px"></i>').prependTo(link)
|
||||
}
|
||||
})
|
||||
return content
|
||||
},
|
||||
delay: { show: 50, hide: 150 }
|
||||
});
|
||||
}
|
||||
} else if (name) {
|
||||
$('<span class="red-ui-debug-msg-name">'+name+'</span>').appendTo(metaRow);
|
||||
}
|
||||
|
||||
payload = RED.utils.decodeObject(payload,format);
|
||||
|
||||
var el = $('<span class="red-ui-debug-msg-payload"></span>').appendTo(msg);
|
||||
var path = o.property||'';
|
||||
var debugMessage = RED.utils.createObjectElement(payload, {
|
||||
key: /*true*/null,
|
||||
typeHint: format,
|
||||
hideKey: false,
|
||||
path: path,
|
||||
sourceId: sourceNode&&sourceNode.id,
|
||||
rootPath: path
|
||||
});
|
||||
// Do this in a separate step so the element functions aren't stripped
|
||||
debugMessage.appendTo(el);
|
||||
// NOTE: relying on function error to have a "type" that all other msgs don't
|
||||
if (o.hasOwnProperty("type") && (o.type === "function")) {
|
||||
var errorLvlType = 'error';
|
||||
var errorLvl = 20;
|
||||
if (o.hasOwnProperty("level") && o.level === 30) {
|
||||
errorLvl = 30;
|
||||
errorLvlType = 'warn';
|
||||
}
|
||||
msg.addClass('red-ui-debug-msg-level-' + errorLvl);
|
||||
$('<span class="red-ui-debug-msg-topic">function : (' + errorLvlType + ')</span>').appendTo(metaRow);
|
||||
} else {
|
||||
var tools = $('<span class="red-ui-debug-msg-tools button-group"></span>').appendTo(metaRow);
|
||||
var filterMessage = $('<button class="red-ui-button red-ui-button-small"><i class="fa fa-caret-down"></i></button>').appendTo(tools);
|
||||
filterMessage.on("click", function(e) {
|
||||
e.preventDefault();
|
||||
e.stopPropagation();
|
||||
showMessageMenu(filterMessage,debugMessage,sourceNode&&sourceNode.id);
|
||||
});
|
||||
$('<span class="red-ui-debug-msg-topic">'+
|
||||
(o.topic?topic+' : ':'')+
|
||||
(o.property?'msg.'+property:'msg')+" : "+format+
|
||||
'</span>').appendTo(metaRow);
|
||||
}
|
||||
|
||||
var atBottom = (sbc.scrollHeight-messageList.height()-sbc.scrollTop) < 5;
|
||||
var m = {
|
||||
el: msg
|
||||
};
|
||||
messages.push(m);
|
||||
if (sourceNode) {
|
||||
m.source = sourceNode;
|
||||
messagesByNode[sourceNode.id] = m;
|
||||
}
|
||||
if (view == "list") {
|
||||
messageList.append(msg);
|
||||
} else {
|
||||
if (sourceNode) {
|
||||
var wrapper = $("#red-ui-debug-msg-source-"+sourceNode.id.replace(/\./g,"_"));
|
||||
if (wrapper.length === 0 ) {
|
||||
wrapper = $("<div>",{id:"red-ui-debug-msg-source-"+sourceNode.id.replace(/\./g,"_")}).appendTo(messageTable);
|
||||
}
|
||||
wrapper.empty();
|
||||
wrapper.append(msg);
|
||||
}
|
||||
}
|
||||
|
||||
if (messages.length === numMessages) {
|
||||
m = messages.shift();
|
||||
if (view === "list") {
|
||||
m.el.remove();
|
||||
}
|
||||
}
|
||||
if (atBottom) {
|
||||
messageList.scrollTop(sbc.scrollHeight);
|
||||
}
|
||||
}
|
||||
|
||||
function clearMessageList(clearFilter, filteredOnly) {
|
||||
if (!filteredOnly) {
|
||||
$(".red-ui-debug-msg").remove();
|
||||
} else {
|
||||
$(".red-ui-debug-msg:not(.hide)").remove();
|
||||
}
|
||||
config.clear();
|
||||
if (!!clearFilter) {
|
||||
clearFilterSettings();
|
||||
}
|
||||
refreshDebugNodeList();
|
||||
}
|
||||
|
||||
function clearFilterSettings() {
|
||||
filteredNodes = {};
|
||||
filterType = 'filterAll';
|
||||
RED.settings.set("debug.filter",filterType);
|
||||
RED.settings.set('debug.filteredNodes',Object.keys(filteredNodes))
|
||||
$('#red-ui-sidebar-debug-filter span').text(RED._('node-red:debug.sidebar.filterAll'));
|
||||
}
|
||||
|
||||
return {
|
||||
init: init,
|
||||
refreshMessageList:refreshMessageList,
|
||||
handleDebugMessage: handleDebugMessage,
|
||||
clearMessageList: clearMessageList
|
||||
}
|
||||
})();
|
||||
1
software/dashboard/grafana/csv/Node-RED_files/deploy-flows.svg
Executable file
|
|
@ -0,0 +1 @@
|
|||
<svg width="32" height="32" xmlns="http://www.w3.org/2000/svg"><path color="#000" fill="#8c101c" d="M0 .002h32v32H0z"/><g color="#000"><path fill="#fff" d="M2 13.002h10v5H2zM19 8.002h10v5H19z"/><path d="M19 21.002h10v5H19z"/></g><path d="M11.5 15.502h2l4-5h2" fill="none" stroke="#fff" stroke-width="1.5"/></svg>
|
||||
|
After Width: | Height: | Size: 312 B |
1
software/dashboard/grafana/csv/Node-RED_files/deploy-full-o.svg
Executable file
|
|
@ -0,0 +1 @@
|
|||
<svg width="27" height="18" xmlns="http://www.w3.org/2000/svg"><g fill="#fff" color="#000"><path d="M0 5h10v5H0zM17 0h10v5H17zM17 13h10v5H17z"/></g><path d="M9.5 7.5h2l4-5h2" fill="none" stroke="#fff" stroke-width="1.5"/></svg>
|
||||
|
After Width: | Height: | Size: 227 B |
1
software/dashboard/grafana/csv/Node-RED_files/deploy-full.svg
Executable file
|
|
@ -0,0 +1 @@
|
|||
<svg width="32" height="32" xmlns="http://www.w3.org/2000/svg"><path color="#000" fill="#8c101c" d="M0 0h32v32H0z"/><g fill="#fff" color="#000"><path d="M2 13h10v5H2zM19 8h10v5H19zM19 21h10v5H19z"/></g><path d="M11.5 15.5h2l4-5h2" fill="none" stroke="#fff" stroke-width="1.5"/></svg>
|
||||
|
After Width: | Height: | Size: 283 B |
1
software/dashboard/grafana/csv/Node-RED_files/deploy-nodes.svg
Executable file
|
|
@ -0,0 +1 @@
|
|||
<svg width="32" height="32" xmlns="http://www.w3.org/2000/svg"><path color="#000" fill="#8c101c" d="M0 .002h32v32H0z"/><path color="#000" d="M2 13.002h10v5H2zM19 21.002h10v5H19z"/><path d="M11.5 15.502h2l4-5h2" fill="none" stroke="#000" stroke-width="1.5"/><path color="#000" fill="#fff" d="M19 8.002h10v5H19z"/></svg>
|
||||
|
After Width: | Height: | Size: 318 B |
1
software/dashboard/grafana/csv/Node-RED_files/deploy-reload.svg
Executable file
|
|
@ -0,0 +1 @@
|
|||
<svg width="32" height="32" xmlns="http://www.w3.org/2000/svg"><g color="#000"><path fill="#8c101c" d="M0 .006h32v32H0z"/><path d="M11.81 25.429a10.02 10.02 0 0 0 4.19.914c5.562 0 10.107-4.545 10.107-10.106S21.562 6.131 16 6.131 5.895 10.676 5.895 16.237h3.368c0-3.74 2.997-6.737 6.738-6.737s6.737 2.996 6.737 6.737-2.996 6.738-6.737 6.738a6.775 6.775 0 0 1-2.533-.486l1.43-3.48-6.947 1.317 2.13 8.485z" fill="#fff" style="isolation:auto;mix-blend-mode:normal;text-decoration-color:#000;text-decoration-line:none;text-decoration-style:solid;text-indent:0;text-transform:none;white-space:normal"/></g></svg>
|
||||
|
After Width: | Height: | Size: 606 B |
2
software/dashboard/grafana/csv/Node-RED_files/editor.js
Executable file
4
software/dashboard/grafana/csv/Node-RED_files/font-awesome.min.css
vendored
Executable file
6
software/dashboard/grafana/csv/Node-RED_files/gridstack-extra.min.css
vendored
Executable file
3
software/dashboard/grafana/csv/Node-RED_files/gridstack.jQueryUI.min.js
vendored
Executable file
|
|
@ -0,0 +1,3 @@
|
|||
/** gridstack.js 0.6.4 - JQuery UI Drag&Drop plugin @preserve */
|
||||
!function(t){if("function"==typeof define&&define.amd)define(["jquery","gridstack","exports"],t);else if("undefined"!=typeof exports){try{jQuery=require("jquery")}catch(t){}try{gridstack=require("gridstack")}catch(t){}t(jQuery,gridstack.GridStackUI,exports)}else t(jQuery,GridStackUI,window)}(function(a,e,t){function r(t){e.GridStackDragDropPlugin.call(this,t)}return e.GridStackDragDropPlugin.registerPlugin(r),((r.prototype=Object.create(e.GridStackDragDropPlugin.prototype)).constructor=r).prototype.resizable=function(t,e){if(t=a(t),"disable"===e||"enable"===e)t.resizable(e);else if("option"===e){var r=arguments[2],i=arguments[3];t.resizable(e,r,i)}else{var n=t.data("gs-resize-handles")?t.data("gs-resize-handles"):this.grid.opts.resizable.handles;t.resizable(a.extend({},this.grid.opts.resizable,{handles:n},{start:e.start||function(){},stop:e.stop||function(){},resize:e.resize||function(){}}))}return this},r.prototype.draggable=function(t,e){return t=a(t),"disable"===e||"enable"===e?t.draggable(e):t.draggable(a.extend({},this.grid.opts.draggable,{containment:this.grid.opts.isNested&&!this.grid.opts.dragOut?this.grid.container.parent():this.grid.opts.draggable.containment||null,start:e.start||function(){},stop:e.stop||function(){},drag:e.drag||function(){}})),this},r.prototype.droppable=function(t,e){return(t=a(t)).droppable(e),this},r.prototype.isDroppable=function(t,e){return t=a(t),Boolean(t.data("droppable"))},r.prototype.on=function(t,e,r){return a(t).on(e,r),this},t.JQueryUIGridStackDragDropPlugin=r});
|
||||
//# sourceMappingURL=gridstack.min.map
|
||||
6
software/dashboard/grafana/csv/Node-RED_files/gridstack.min.css
vendored
Executable file
9
software/dashboard/grafana/csv/Node-RED_files/gridstack.min.js
vendored
Executable file
3
software/dashboard/grafana/csv/Node-RED_files/index.html
Executable file
|
|
@ -0,0 +1,3 @@
|
|||
<!DOCTYPE html>
|
||||
<!-- saved from url=(0062)chrome-extension://knjbgabkeojmfdhindppcmhhfiembkeb/index.html -->
|
||||
<html><head><meta http-equiv="Content-Type" content="text/html; charset=UTF-8"><meta name="viewport" content="width=device-width"><meta name="next-head-count" content="2"><link rel="preload" href="chrome-extension://knjbgabkeojmfdhindppcmhhfiembkeb/next/static/css/e1f3fc4f37b73b75.css" as="style"><link rel="stylesheet" href="chrome-extension://knjbgabkeojmfdhindppcmhhfiembkeb/next/static/css/e1f3fc4f37b73b75.css" data-n-g=""><link rel="preload" href="chrome-extension://knjbgabkeojmfdhindppcmhhfiembkeb/next/static/css/dbb3cce3661ac5c0.css" as="style"><link rel="stylesheet" href="chrome-extension://knjbgabkeojmfdhindppcmhhfiembkeb/next/static/css/dbb3cce3661ac5c0.css" data-n-p=""><link rel="preload" href="chrome-extension://knjbgabkeojmfdhindppcmhhfiembkeb/next/static/css/1e3285f6f12d0906.css" as="style"><link rel="stylesheet" href="chrome-extension://knjbgabkeojmfdhindppcmhhfiembkeb/next/static/css/1e3285f6f12d0906.css" data-n-p=""><noscript data-n-css=""></noscript><script defer="" nomodule="" src="chrome-extension://knjbgabkeojmfdhindppcmhhfiembkeb/next/static/chunks/polyfills-0d1b80a048d4787e.js"></script><script src="chrome-extension://knjbgabkeojmfdhindppcmhhfiembkeb/next/static/chunks/webpack-9416c693c650cdc9.js" defer=""></script><script src="chrome-extension://knjbgabkeojmfdhindppcmhhfiembkeb/next/static/chunks/framework-25a828f663c71176.js" defer=""></script><script src="chrome-extension://knjbgabkeojmfdhindppcmhhfiembkeb/next/static/chunks/main-7b75b77264532375.js" defer=""></script><script src="chrome-extension://knjbgabkeojmfdhindppcmhhfiembkeb/next/static/chunks/pages/_app-004a08b02ae3936b.js" defer=""></script><script src="chrome-extension://knjbgabkeojmfdhindppcmhhfiembkeb/next/static/chunks/247-687a9dcc57d11d43.js" defer=""></script><script src="chrome-extension://knjbgabkeojmfdhindppcmhhfiembkeb/next/static/chunks/457-681ed9a1ace1278b.js" defer=""></script><script src="chrome-extension://knjbgabkeojmfdhindppcmhhfiembkeb/next/static/chunks/917-2a929b26e0e3c9e3.js" defer=""></script><script src="chrome-extension://knjbgabkeojmfdhindppcmhhfiembkeb/next/static/chunks/236-81a5b0e797edebba.js" defer=""></script><script src="chrome-extension://knjbgabkeojmfdhindppcmhhfiembkeb/next/static/chunks/pages/index-39af106d4b750cab.js" defer=""></script><script src="chrome-extension://knjbgabkeojmfdhindppcmhhfiembkeb/next/static/MlRHwSEgi8a1HKafQVEF9/_buildManifest.js" defer=""></script><script src="chrome-extension://knjbgabkeojmfdhindppcmhhfiembkeb/next/static/MlRHwSEgi8a1HKafQVEF9/_ssgManifest.js" defer=""></script></head><body><div id="__next" data-reactroot=""><div class="_12u1he45d"><div class="_8jp051a ouiv4n5 _12u1he418 _12u1he436 _12u1he44e _12u1he445 _12u1he413 _12u1he481 _12u1he486 _12u1he48j _12u1he41t _12u1he454"><nav class="_12u1he44e _12u1he43z"><button class="kkxc9fv _12u1he43k _12u1he44e _12u1he418 _12u1he453 _12u1he44c kkxc9f19 kkxc9fy kkxc9fm kkxc9f1b "><svg width="18" height="18" viewBox="0 0 18 18" fill="none" xmlns="http://www.w3.org/2000/svg"><path fill-rule="evenodd" clip-rule="evenodd" d="M4.38618 4.38612C4.64978 4.12251 5.07717 4.12251 5.34077 4.38612L9.00005 8.0454L12.6593 4.38612C12.9229 4.12251 13.3503 4.12251 13.6139 4.38612C13.8775 4.64972 13.8775 5.07711 13.6139 5.34071L9.95465 8.99999L13.6139 12.6593C13.8775 12.9229 13.8775 13.3503 13.6139 13.6139C13.3503 13.8775 12.9229 13.8775 12.6593 13.6139L9.00005 9.95458L5.34077 13.6139C5.07717 13.8775 4.64978 13.8775 4.38618 13.6139C4.12258 13.3503 4.12258 12.9229 4.38618 12.6593L8.04546 8.99999L4.38618 5.34071C4.12258 5.07711 4.12258 4.64972 4.38618 4.38612Z" fill="currentColor"></path></svg></button></nav></div></div></div><script id="__NEXT_DATA__" type="application/json">{"props":{"pageProps":{}},"page":"/","query":{},"buildId":"MlRHwSEgi8a1HKafQVEF9","nextExport":true,"autoExport":true,"isFallback":false,"scriptLoader":[]}</script><next-route-announcer><p aria-live="assertive" id="__next-route-announcer__" role="alert" style="border: 0px; clip: rect(0px, 0px, 0px, 0px); height: 1px; margin: -1px; overflow: hidden; padding: 0px; position: absolute; width: 1px; white-space: nowrap; overflow-wrap: normal;"></p></next-route-announcer></body></html>
|
||||
7
software/dashboard/grafana/csv/Node-RED_files/jquery-ui.min.css
vendored
Executable file
16
software/dashboard/grafana/csv/Node-RED_files/main.min.js
vendored
Executable file
|
|
@ -0,0 +1,16 @@
|
|||
/**
|
||||
* Copyright OpenJS Foundation and other contributors, https://openjsf.org/
|
||||
*
|
||||
* Licensed under the Apache License, Version 2.0 (the "License");
|
||||
* you may not use this file except in compliance with the License.
|
||||
* You may obtain a copy of the License at
|
||||
*
|
||||
* http://www.apache.org/licenses/LICENSE-2.0
|
||||
*
|
||||
* Unless required by applicable law or agreed to in writing, software
|
||||
* distributed under the License is distributed on an "AS IS" BASIS,
|
||||
* WITHOUT WARRANTIES OR CONDITIONS OF ANY KIND, either express or implied.
|
||||
* See the License for the specific language governing permissions and
|
||||
* limitations under the License.
|
||||
**/
|
||||
$(function(){"localhost"!==window.location.hostname&&"127.0.0.1"!==window.location.hostname&&(document.title=document.title+" : "+window.location.hostname),RED.init({apiRootUrl:""})});
|
||||
3
software/dashboard/grafana/csv/Node-RED_files/modal.html
Executable file
26
software/dashboard/grafana/csv/Node-RED_files/monaco-bootstrap.js
Executable file
|
|
@ -0,0 +1,26 @@
|
|||
(function() {
|
||||
var _isIE = /MSIE \d|Trident.*rv:/.test(navigator.userAgent);
|
||||
//dont load monaco if IE
|
||||
if(_isIE === false) {
|
||||
var userLocale = (localStorage.getItem("editor-language") + "")
|
||||
var browserLocale = typeof navigator === "undefined" ? "" : (navigator.language || navigator.userLanguage || "");
|
||||
var cultureDists = {
|
||||
"zh-cn":"zh-hans",
|
||||
"zh-tw":"zh-hant",
|
||||
"ja":"ja",
|
||||
"ko":"ko",
|
||||
"de":"de",
|
||||
"fr":"fr",
|
||||
"it":"it",
|
||||
"es":"es",
|
||||
"ru":"ru",
|
||||
"tr":"tr",
|
||||
"pl":"pl",
|
||||
"pt-br":"pt-br",
|
||||
"cs":"cs"
|
||||
};
|
||||
var uiLanguage = cultureDists[userLocale.toLowerCase()] || cultureDists[browserLocale.toLowerCase()];
|
||||
if(uiLanguage) document.write('<script src="vendor/monaco/dist/locale/' + uiLanguage + '.js"><\/script>');
|
||||
document.write('<script src="vendor/monaco/dist/editor.js"><\/script>');
|
||||
}
|
||||
})();
|
||||
1
software/dashboard/grafana/csv/Node-RED_files/node-red.svg
Executable file
|
|
@ -0,0 +1 @@
|
|||
<svg width="46.994" height="18.006" xmlns="http://www.w3.org/2000/svg"><g stroke="#d6d6d6"><g fill="#9e3131" stroke-linejoin="round" stroke-width="3.847" transform="matrix(.25848 0 0 .2614 -63.87 -108.483)"><rect x="249.04" y="435.92" width="50.294" height="22.953" ry="6.608"/><rect x="345.63" y="416.93" width="50.294" height="22.953" ry="6.608"/><rect x="376.71" y="459.01" width="50.294" height="22.953" ry="6.608"/></g><path d="M301.04 447.43c24.406.184 7.107-18.84 42.708-19.03M374.82 470.48c-46.966.538-28.989-22.664-73.619-22.944" fill="none" stroke-width="5.771" transform="matrix(.25848 0 0 .2614 -63.87 -108.483)"/></g></svg>
|
||||
|
After Width: | Height: | Size: 636 B |
3
software/dashboard/grafana/csv/Node-RED_files/popover.html
Executable file
18
software/dashboard/grafana/csv/Node-RED_files/red.min.js
vendored
Executable file
41
software/dashboard/grafana/csv/Node-RED_files/spin.svg
Executable file
|
|
@ -0,0 +1,41 @@
|
|||
<!--
|
||||
The MIT License (MIT)
|
||||
|
||||
Copyright (c) 2014 Brent Jackson
|
||||
|
||||
Permission is hereby granted, free of charge, to any person obtaining a copy of
|
||||
this software and associated documentation files (the "Software"), to deal in
|
||||
the Software without restriction, including without limitation the rights to use,
|
||||
copy, modify, merge, publish, distribute, sublicense, and/or sell copies of the
|
||||
Software, and to permit persons to whom the Software is furnished to do so,
|
||||
subject to the following conditions:
|
||||
|
||||
The above copyright notice and this permission notice shall be included in all
|
||||
copies or substantial portions of the Software.
|
||||
|
||||
THE SOFTWARE IS PROVIDED "AS IS", WITHOUT WARRANTY OF ANY KIND, EXPRESS OR
|
||||
IMPLIED, INCLUDING BUT NOT LIMITED TO THE WARRANTIES OF MERCHANTABILITY, FITNESS
|
||||
FOR A PARTICULAR PURPOSE AND NONINFRINGEMENT. IN NO EVENT SHALL THE AUTHORS OR
|
||||
COPYRIGHT HOLDERS BE LIABLE FOR ANY CLAIM, DAMAGES OR OTHER LIABILITY, WHETHER
|
||||
IN AN ACTION OF CONTRACT, TORT OR OTHERWISE, ARISING FROM, OUT OF OR IN
|
||||
CONNECTION WITH THE SOFTWARE OR THE USE OR OTHER DEALINGS IN THE SOFTWARE.
|
||||
|
||||
https://github.com/jxnblk/loading
|
||||
-->
|
||||
<svg xmlns="http://www.w3.org/2000/svg" viewBox="0 0 32 32" width="32" height="32" fill="#999">
|
||||
<path transform="translate(2)" d="M0 12 V20 H4 V12z">
|
||||
<animate attributeName="d" values="M0 12 V20 H4 V12z; M0 4 V28 H4 V4z; M0 12 V20 H4 V12z; M0 12 V20 H4 V12z" dur="1.2s" repeatCount="indefinite" begin="0" keytimes="0;.2;.5;1" keySplines="0.2 0.2 0.4 0.8;0.2 0.6 0.4 0.8;0.2 0.8 0.4 0.8" calcMode="spline" />
|
||||
</path>
|
||||
<path transform="translate(8)" d="M0 12 V20 H4 V12z">
|
||||
<animate attributeName="d" values="M0 12 V20 H4 V12z; M0 4 V28 H4 V4z; M0 12 V20 H4 V12z; M0 12 V20 H4 V12z" dur="1.2s" repeatCount="indefinite" begin="0.2" keytimes="0;.2;.5;1" keySplines="0.2 0.2 0.4 0.8;0.2 0.6 0.4 0.8;0.2 0.8 0.4 0.8" calcMode="spline" />
|
||||
</path>
|
||||
<path transform="translate(14)" d="M0 12 V20 H4 V12z">
|
||||
<animate attributeName="d" values="M0 12 V20 H4 V12z; M0 4 V28 H4 V4z; M0 12 V20 H4 V12z; M0 12 V20 H4 V12z" dur="1.2s" repeatCount="indefinite" begin="0.4" keytimes="0;.2;.5;1" keySplines="0.2 0.2 0.4 0.8;0.2 0.6 0.4 0.8;0.2 0.8 0.4 0.8" calcMode="spline" />
|
||||
</path>
|
||||
<path transform="translate(20)" d="M0 12 V20 H4 V12z">
|
||||
<animate attributeName="d" values="M0 12 V20 H4 V12z; M0 4 V28 H4 V4z; M0 12 V20 H4 V12z; M0 12 V20 H4 V12z" dur="1.2s" repeatCount="indefinite" begin="0.6" keytimes="0;.2;.5;1" keySplines="0.2 0.2 0.4 0.8;0.2 0.6 0.4 0.8;0.2 0.8 0.4 0.8" calcMode="spline" />
|
||||
</path>
|
||||
<path transform="translate(26)" d="M0 12 V20 H4 V12z">
|
||||
<animate attributeName="d" values="M0 12 V20 H4 V12z; M0 4 V28 H4 V4z; M0 12 V20 H4 V12z; M0 12 V20 H4 V12z" dur="1.2s" repeatCount="indefinite" begin="0.8" keytimes="0;.2;.5;1" keySplines="0.2 0.2 0.4 0.8;0.2 0.6 0.4 0.8;0.2 0.8 0.4 0.8" calcMode="spline" />
|
||||
</path>
|
||||
</svg>
|
||||
22
software/dashboard/grafana/csv/Node-RED_files/style.css
Executable file
|
|
@ -0,0 +1,22 @@
|
|||
/*
|
||||
Some classes and styles in node-red affect the monaco editor.
|
||||
This stylesheet overrides those to correct some graphical glitches
|
||||
*/
|
||||
|
||||
/* unset `margin-left: 180px` of `.controls` class for hover tips */
|
||||
.monaco-editor div.phwrapper > div.controls {
|
||||
margin-left: unset;
|
||||
}
|
||||
|
||||
/* unset some styles of `code` tag (set by node-red css) for monaco hover items */
|
||||
.monaco-editor .monaco-hover code {
|
||||
font-size: unset;
|
||||
color: unset;
|
||||
margin: unset;
|
||||
}
|
||||
|
||||
/* unset some styles of `input` tag (set by node-red css) for monaco rename box */
|
||||
.monaco-editor .rename-box .rename-input {
|
||||
box-sizing: unset;
|
||||
height: unset;
|
||||
}
|
||||
24
software/dashboard/grafana/csv/Node-RED_files/style.min.css
vendored
Executable file
4
software/dashboard/grafana/csv/Node-RED_files/tinycolor-min.js
vendored
Executable file
298
software/dashboard/grafana/csv/Node-RED_files/vendor.js
Executable file
0
software/dashboard/grafana/file-collections/.keepme
Executable file
BIN
software/dashboard/grafana/grafana.db
Executable file
126
software/dashboard/grafana/plugins/marcusolsson-csv-datasource/CHANGELOG.md
Executable file
|
|
@ -0,0 +1,126 @@
|
|||
# Changelog
|
||||
|
||||
## 0.6.4 (2022-12-13)
|
||||
|
||||
- **Chore** backend binaries are now compiled with go 1.19.4
|
||||
|
||||
## 0.6.3 (2021-12-03)
|
||||
|
||||
- **Chore** backend binaries are now compiled with go 1.19.3
|
||||
- **Chore** frontend npm dependencies updated
|
||||
- **Chore** added spellcheck
|
||||
|
||||
## 0.6.2 (2021-10-14)
|
||||
|
||||
[Full changelog](https://github.com/grafana/grafana-csv-datasource/compare/v0.6.1...v0.6.2)
|
||||
|
||||
- Fixed the broken docs and links
|
||||
|
||||
## 0.6.1 (2021-06-22)
|
||||
|
||||
[Full changelog](https://github.com/grafana/grafana-csv-datasource/compare/v0.6.0...v0.6.1)
|
||||
|
||||
### Bug fixes
|
||||
|
||||
- allow_local_mode accepts any value
|
||||
|
||||
## 0.6.0 (2021-06-21)
|
||||
|
||||
[Full changelog](https://github.com/grafana/grafana-csv-datasource/compare/v0.5.0...v0.6.0)
|
||||
|
||||
### Enhancements
|
||||
|
||||
- Disable local mode by default. To use local mode, allow it in your grafana.ini:
|
||||
|
||||
```ini
|
||||
[plugin.marcusolsson-csv-datasource]
|
||||
allow_local_mode = true
|
||||
```
|
||||
|
||||
## 0.5.0 (2021-03-21)
|
||||
|
||||
[Full changelog](https://github.com/grafana/grafana-csv-datasource/compare/v0.4.1...v0.5.0)
|
||||
|
||||
### Enhancements
|
||||
|
||||
- Improved query editor with support for HTTP params, headers, and body.
|
||||
- Add support for relative paths ([#69](https://github.com/grafana/grafana-csv-datasource/issues/69))
|
||||
- Add support for decimal separators ([#43](https://github.com/grafana/grafana-csv-datasource/issues/43))
|
||||
- **EXPERIMENTAL:** Add support for regular expressions in field names ([#68](https://github.com/grafana/grafana-csv-datasource/issues/68)). Must be enabled in the Experimental tab in the query editor.
|
||||
|
||||
### Bug fixes
|
||||
|
||||
- **BREAKING:** Remove default Accept header ([#56](https://github.com/grafana/grafana-csv-datasource/issues/56)). If your data source expects `Accept: text/csv` on the request, you now need to add it yourself in the Params tab.
|
||||
|
||||
## 0.4.1 (2021-03-21)
|
||||
|
||||
[Full changelog](https://github.com/grafana/grafana-csv-datasource/compare/v0.4.0...v0.4.1)
|
||||
|
||||
### Bug fixes
|
||||
|
||||
- Wrong data format is detected
|
||||
|
||||
## 0.4.0 (2021-03-21)
|
||||
|
||||
[Full changelog](https://github.com/grafana/grafana-csv-datasource/compare/v0.3.3...v0.4.0)
|
||||
|
||||
### Enhancements
|
||||
|
||||
- Add support for annotation queries
|
||||
- Add support for variables queries ([#30](https://github.com/grafana/grafana-csv-datasource/issues/30))
|
||||
- Upgrade @grafana/\* packages
|
||||
- Upgrade Grafana Go SDK
|
||||
|
||||
## 0.3.3 (2021-02-05)
|
||||
|
||||
[Full changelog](https://github.com/grafana/grafana-csv-datasource/compare/v0.3.2...v0.3.3)
|
||||
|
||||
### Bug fixes
|
||||
|
||||
- Default to HTTP if no storage type has been set
|
||||
|
||||
## 0.3.2 (2021-02-03)
|
||||
|
||||
[Full changelog](https://github.com/grafana/grafana-csv-datasource/compare/v0.3.1...v0.3.2)
|
||||
|
||||
### Bug fixes
|
||||
|
||||
- Allow lazy quotes ([#17](https://github.com/grafana/grafana-csv-datasource/issues/17))
|
||||
|
||||
## 0.3.1
|
||||
|
||||
[Full changelog](https://github.com/grafana/grafana-csv-datasource/compare/v0.3.0...v0.3.1)
|
||||
|
||||
### Enhancements
|
||||
|
||||
- Update grafana-plugin-sdk-go to v0.83.0
|
||||
|
||||
### Bug fixes
|
||||
|
||||
- Ignore empty custom HTTP headers
|
||||
- Fix duplicate JSON tag for TLS skip verify
|
||||
|
||||
## 0.3.0
|
||||
|
||||
[Full changelog](https://github.com/grafana/grafana-csv-datasource/compare/v0.2.0...v0.3.0)
|
||||
|
||||
### Enhancements
|
||||
|
||||
- Add ARM support ([#13](https://github.com/grafana/grafana-csv-datasource/issues/13))
|
||||
|
||||
### Bug fixes
|
||||
|
||||
- Windows: Paths with backslashes don't work ([#14](https://github.com/grafana/grafana-csv-datasource/issues/14))
|
||||
|
||||
## 0.2.0
|
||||
|
||||
[Full changelog](https://github.com/grafana/grafana-csv-datasource/compare/v0.1.0...v0.2.0)
|
||||
|
||||
### Enhancements
|
||||
|
||||
- Add support for local CSV files ([#6](https://github.com/grafana/grafana-csv-datasource/issues/6))
|
||||
- Add a default Accept header for text/csv
|
||||
|
||||
## 0.1.0
|
||||
|
||||
Initial release. Not fit for production use.
|
||||
201
software/dashboard/grafana/plugins/marcusolsson-csv-datasource/LICENSE
Executable file
|
|
@ -0,0 +1,201 @@
|
|||
Apache License
|
||||
Version 2.0, January 2004
|
||||
http://www.apache.org/licenses/
|
||||
|
||||
TERMS AND CONDITIONS FOR USE, REPRODUCTION, AND DISTRIBUTION
|
||||
|
||||
1. Definitions.
|
||||
|
||||
"License" shall mean the terms and conditions for use, reproduction,
|
||||
and distribution as defined by Sections 1 through 9 of this document.
|
||||
|
||||
"Licensor" shall mean the copyright owner or entity authorized by
|
||||
the copyright owner that is granting the License.
|
||||
|
||||
"Legal Entity" shall mean the union of the acting entity and all
|
||||
other entities that control, are controlled by, or are under common
|
||||
control with that entity. For the purposes of this definition,
|
||||
"control" means (i) the power, direct or indirect, to cause the
|
||||
direction or management of such entity, whether by contract or
|
||||
otherwise, or (ii) ownership of fifty percent (50%) or more of the
|
||||
outstanding shares, or (iii) beneficial ownership of such entity.
|
||||
|
||||
"You" (or "Your") shall mean an individual or Legal Entity
|
||||
exercising permissions granted by this License.
|
||||
|
||||
"Source" form shall mean the preferred form for making modifications,
|
||||
including but not limited to software source code, documentation
|
||||
source, and configuration files.
|
||||
|
||||
"Object" form shall mean any form resulting from mechanical
|
||||
transformation or translation of a Source form, including but
|
||||
not limited to compiled object code, generated documentation,
|
||||
and conversions to other media types.
|
||||
|
||||
"Work" shall mean the work of authorship, whether in Source or
|
||||
Object form, made available under the License, as indicated by a
|
||||
copyright notice that is included in or attached to the work
|
||||
(an example is provided in the Appendix below).
|
||||
|
||||
"Derivative Works" shall mean any work, whether in Source or Object
|
||||
form, that is based on (or derived from) the Work and for which the
|
||||
editorial revisions, annotations, elaborations, or other modifications
|
||||
represent, as a whole, an original work of authorship. For the purposes
|
||||
of this License, Derivative Works shall not include works that remain
|
||||
separable from, or merely link (or bind by name) to the interfaces of,
|
||||
the Work and Derivative Works thereof.
|
||||
|
||||
"Contribution" shall mean any work of authorship, including
|
||||
the original version of the Work and any modifications or additions
|
||||
to that Work or Derivative Works thereof, that is intentionally
|
||||
submitted to Licensor for inclusion in the Work by the copyright owner
|
||||
or by an individual or Legal Entity authorized to submit on behalf of
|
||||
the copyright owner. For the purposes of this definition, "submitted"
|
||||
means any form of electronic, verbal, or written communication sent
|
||||
to the Licensor or its representatives, including but not limited to
|
||||
communication on electronic mailing lists, source code control systems,
|
||||
and issue tracking systems that are managed by, or on behalf of, the
|
||||
Licensor for the purpose of discussing and improving the Work, but
|
||||
excluding communication that is conspicuously marked or otherwise
|
||||
designated in writing by the copyright owner as "Not a Contribution."
|
||||
|
||||
"Contributor" shall mean Licensor and any individual or Legal Entity
|
||||
on behalf of whom a Contribution has been received by Licensor and
|
||||
subsequently incorporated within the Work.
|
||||
|
||||
2. Grant of Copyright License. Subject to the terms and conditions of
|
||||
this License, each Contributor hereby grants to You a perpetual,
|
||||
worldwide, non-exclusive, no-charge, royalty-free, irrevocable
|
||||
copyright license to reproduce, prepare Derivative Works of,
|
||||
publicly display, publicly perform, sublicense, and distribute the
|
||||
Work and such Derivative Works in Source or Object form.
|
||||
|
||||
3. Grant of Patent License. Subject to the terms and conditions of
|
||||
this License, each Contributor hereby grants to You a perpetual,
|
||||
worldwide, non-exclusive, no-charge, royalty-free, irrevocable
|
||||
(except as stated in this section) patent license to make, have made,
|
||||
use, offer to sell, sell, import, and otherwise transfer the Work,
|
||||
where such license applies only to those patent claims licensable
|
||||
by such Contributor that are necessarily infringed by their
|
||||
Contribution(s) alone or by combination of their Contribution(s)
|
||||
with the Work to which such Contribution(s) was submitted. If You
|
||||
institute patent litigation against any entity (including a
|
||||
cross-claim or counterclaim in a lawsuit) alleging that the Work
|
||||
or a Contribution incorporated within the Work constitutes direct
|
||||
or contributory patent infringement, then any patent licenses
|
||||
granted to You under this License for that Work shall terminate
|
||||
as of the date such litigation is filed.
|
||||
|
||||
4. Redistribution. You may reproduce and distribute copies of the
|
||||
Work or Derivative Works thereof in any medium, with or without
|
||||
modifications, and in Source or Object form, provided that You
|
||||
meet the following conditions:
|
||||
|
||||
(a) You must give any other recipients of the Work or
|
||||
Derivative Works a copy of this License; and
|
||||
|
||||
(b) You must cause any modified files to carry prominent notices
|
||||
stating that You changed the files; and
|
||||
|
||||
(c) You must retain, in the Source form of any Derivative Works
|
||||
that You distribute, all copyright, patent, trademark, and
|
||||
attribution notices from the Source form of the Work,
|
||||
excluding those notices that do not pertain to any part of
|
||||
the Derivative Works; and
|
||||
|
||||
(d) If the Work includes a "NOTICE" text file as part of its
|
||||
distribution, then any Derivative Works that You distribute must
|
||||
include a readable copy of the attribution notices contained
|
||||
within such NOTICE file, excluding those notices that do not
|
||||
pertain to any part of the Derivative Works, in at least one
|
||||
of the following places: within a NOTICE text file distributed
|
||||
as part of the Derivative Works; within the Source form or
|
||||
documentation, if provided along with the Derivative Works; or,
|
||||
within a display generated by the Derivative Works, if and
|
||||
wherever such third-party notices normally appear. The contents
|
||||
of the NOTICE file are for informational purposes only and
|
||||
do not modify the License. You may add Your own attribution
|
||||
notices within Derivative Works that You distribute, alongside
|
||||
or as an addendum to the NOTICE text from the Work, provided
|
||||
that such additional attribution notices cannot be construed
|
||||
as modifying the License.
|
||||
|
||||
You may add Your own copyright statement to Your modifications and
|
||||
may provide additional or different license terms and conditions
|
||||
for use, reproduction, or distribution of Your modifications, or
|
||||
for any such Derivative Works as a whole, provided Your use,
|
||||
reproduction, and distribution of the Work otherwise complies with
|
||||
the conditions stated in this License.
|
||||
|
||||
5. Submission of Contributions. Unless You explicitly state otherwise,
|
||||
any Contribution intentionally submitted for inclusion in the Work
|
||||
by You to the Licensor shall be under the terms and conditions of
|
||||
this License, without any additional terms or conditions.
|
||||
Notwithstanding the above, nothing herein shall supersede or modify
|
||||
the terms of any separate license agreement you may have executed
|
||||
with Licensor regarding such Contributions.
|
||||
|
||||
6. Trademarks. This License does not grant permission to use the trade
|
||||
names, trademarks, service marks, or product names of the Licensor,
|
||||
except as required for reasonable and customary use in describing the
|
||||
origin of the Work and reproducing the content of the NOTICE file.
|
||||
|
||||
7. Disclaimer of Warranty. Unless required by applicable law or
|
||||
agreed to in writing, Licensor provides the Work (and each
|
||||
Contributor provides its Contributions) on an "AS IS" BASIS,
|
||||
WITHOUT WARRANTIES OR CONDITIONS OF ANY KIND, either express or
|
||||
implied, including, without limitation, any warranties or conditions
|
||||
of TITLE, NON-INFRINGEMENT, MERCHANTABILITY, or FITNESS FOR A
|
||||
PARTICULAR PURPOSE. You are solely responsible for determining the
|
||||
appropriateness of using or redistributing the Work and assume any
|
||||
risks associated with Your exercise of permissions under this License.
|
||||
|
||||
8. Limitation of Liability. In no event and under no legal theory,
|
||||
whether in tort (including negligence), contract, or otherwise,
|
||||
unless required by applicable law (such as deliberate and grossly
|
||||
negligent acts) or agreed to in writing, shall any Contributor be
|
||||
liable to You for damages, including any direct, indirect, special,
|
||||
incidental, or consequential damages of any character arising as a
|
||||
result of this License or out of the use or inability to use the
|
||||
Work (including but not limited to damages for loss of goodwill,
|
||||
work stoppage, computer failure or malfunction, or any and all
|
||||
other commercial damages or losses), even if such Contributor
|
||||
has been advised of the possibility of such damages.
|
||||
|
||||
9. Accepting Warranty or Additional Liability. While redistributing
|
||||
the Work or Derivative Works thereof, You may choose to offer,
|
||||
and charge a fee for, acceptance of support, warranty, indemnity,
|
||||
or other liability obligations and/or rights consistent with this
|
||||
License. However, in accepting such obligations, You may act only
|
||||
on Your own behalf and on Your sole responsibility, not on behalf
|
||||
of any other Contributor, and only if You agree to indemnify,
|
||||
defend, and hold each Contributor harmless for any liability
|
||||
incurred by, or claims asserted against, such Contributor by reason
|
||||
of your accepting any such warranty or additional liability.
|
||||
|
||||
END OF TERMS AND CONDITIONS
|
||||
|
||||
APPENDIX: How to apply the Apache License to your work.
|
||||
|
||||
To apply the Apache License to your work, attach the following
|
||||
boilerplate notice, with the fields enclosed by brackets "{}"
|
||||
replaced with your own identifying information. (Don't include
|
||||
the brackets!) The text should be enclosed in the appropriate
|
||||
comment syntax for the file format. We also recommend that a
|
||||
file or class name and description of purpose be included on the
|
||||
same "printed page" as the copyright notice for easier
|
||||
identification within third-party archives.
|
||||
|
||||
Copyright 2022 Grafana Labs
|
||||
|
||||
Licensed under the Apache License, Version 2.0 (the "License");
|
||||
you may not use this file except in compliance with the License.
|
||||
You may obtain a copy of the License at
|
||||
|
||||
http://www.apache.org/licenses/LICENSE-2.0
|
||||
|
||||
Unless required by applicable law or agreed to in writing, software
|
||||
distributed under the License is distributed on an "AS IS" BASIS,
|
||||
WITHOUT WARRANTIES OR CONDITIONS OF ANY KIND, either express or implied.
|
||||
See the License for the specific language governing permissions and
|
||||
limitations under the License.
|
||||
38
software/dashboard/grafana/plugins/marcusolsson-csv-datasource/MANIFEST.txt
Executable file
|
|
@ -0,0 +1,38 @@
|
|||
|
||||
-----BEGIN PGP SIGNED MESSAGE-----
|
||||
Hash: SHA512
|
||||
|
||||
{
|
||||
"manifestVersion": "2.0.0",
|
||||
"signatureType": "community",
|
||||
"signedByOrg": "marcusolsson",
|
||||
"signedByOrgName": "Marcus Olsson",
|
||||
"plugin": "marcusolsson-csv-datasource",
|
||||
"version": "0.6.3",
|
||||
"time": 1670932858740,
|
||||
"keyId": "7e4d0c6a708866e7",
|
||||
"files": {
|
||||
"CHANGELOG.md": "6d89b3325adfe2067a5ccde632bc0197416a6d99bb89367dd5b1232af8dcc19f",
|
||||
"LICENSE": "ee4141d02acd9ce8d5ec0b3b79fc286a7e2b2c430f8b58bc6261446c0dd9b23c",
|
||||
"README.md": "ea7dbb5d4897d88a3c6da91bf38198ae4c64b7b4ea8f4775aef2cd36c17d4f5c",
|
||||
"gpx_csv-datasource_linux_amd64": "f7f5377cf081dd2d9e7f430961e2a4966602e8a9a977ea7134f1d5dbcb225f50",
|
||||
"img/dark.png": "9e0d577c29d983d7c258ea5704ecdc3e574ff3d16cb9762e9b7fd06a13630daa",
|
||||
"img/light.png": "e71042db587b73f3b6f5e90df09b9d74213060632a3b22250f483a55c752e287",
|
||||
"img/logo.svg": "0bcb07e8f33b833bc4e5ac340feb0997a71dec4c0d8f497feaac775823bbb091",
|
||||
"module.js": "8227c9542931ba495d44eb41892bc02353a393210cdcebeb78469ddda2881c53",
|
||||
"module.js.LICENSE.txt": "347dbeed2228865f29a62b3b23a7c78b97d65d0fe6842c394dd2c9af2b622204",
|
||||
"module.js.map": "6ea7b34a636260bc60386d1a50c07906039a5b35ad748bc4c63c2255d0765543",
|
||||
"plugin.json": "cd567eeb6720a4b38687247f88022e69fff45789942455697889526c8a9e4c9e"
|
||||
}
|
||||
}
|
||||
-----BEGIN PGP SIGNATURE-----
|
||||
Version: OpenPGP.js v4.10.10
|
||||
Comment: https://openpgpjs.org
|
||||
|
||||
wrcEARMKAAYFAmOYaXsAIQkQfk0ManCIZucWIQTzOyW2kQdOhGNlcPN+TQxq
|
||||
cIhm568wAgjrXk/7S8MfIJEuvkjczmQ9h22LxwlKMxMNAWoGv/U7/g48Nexy
|
||||
gDuPrFIZGALfrFKOUwUCpkFIbLh6YjG3xAHxmwIFF0fD4dMccyv98W8Hpy50
|
||||
dcOt70EG6ap8zs9QakcvIaNN3JLeoj8BEc0lwutxIHZdZBDEfsL6Ebd6zoY7
|
||||
hgvDQzU=
|
||||
=91CK
|
||||
-----END PGP SIGNATURE-----
|
||||
17
software/dashboard/grafana/plugins/marcusolsson-csv-datasource/README.md
Executable file
|
|
@ -0,0 +1,17 @@
|
|||
# CSV data source for Grafana
|
||||
|
||||
[](https://github.com/grafana/grafana-csv-datasource/actions?query=workflow%3A%22CI%22)
|
||||
[](https://github.com/grafana/grafana-csv-datasource/actions?query=workflow%3ARelease)
|
||||
[](https://grafana.com/grafana/plugins/marcusolsson-csv-datasource)
|
||||
[](https://grafana.com/grafana/plugins/marcusolsson-csv-datasource)
|
||||
[](LICENSE)
|
||||
|
||||
> **Maintenance**: Now the plugin is being maintained by Grafana Labs. Big thanks to [Marcus Olsson](https://twitter.com/marcusolsson) for the awesome work!
|
||||
|
||||
A data source for loading CSV data into [Grafana](https://grafana.com).
|
||||
|
||||

|
||||
|
||||
## Documentation
|
||||
|
||||
Full documentation for the plugin is available on the [website](https://grafana.github.io/grafana-csv-datasource).
|
||||
BIN
software/dashboard/grafana/plugins/marcusolsson-csv-datasource/img/dark.png
Executable file
|
After Width: | Height: | Size: 333 KiB |
BIN
software/dashboard/grafana/plugins/marcusolsson-csv-datasource/img/light.png
Executable file
|
After Width: | Height: | Size: 330 KiB |
|
|
@ -0,0 +1 @@
|
|||
<?xml version="1.0" encoding="UTF-8" standalone="no"?><!DOCTYPE svg PUBLIC "-//W3C//DTD SVG 1.1//EN" "http://www.w3.org/Graphics/SVG/1.1/DTD/svg11.dtd"><svg width="100%" height="100%" viewBox="0 0 460 460" version="1.1" xmlns="http://www.w3.org/2000/svg" xmlns:xlink="http://www.w3.org/1999/xlink" xml:space="preserve" xmlns:serif="http://www.serif.com/" style="fill-rule:evenodd;clip-rule:evenodd;stroke-linejoin:round;stroke-miterlimit:2;"><circle cx="229.735" cy="229.735" r="183.477" style="fill:#3865ab;"/><path d="M229.735,-0c126.794,-0 229.735,102.941 229.735,229.735c0,126.794 -102.941,229.735 -229.735,229.735c-126.794,0 -229.735,-102.941 -229.735,-229.735c-0,-126.794 102.941,-229.735 229.735,-229.735Zm0,22.974c114.115,-0 206.762,92.646 206.762,206.761c-0,114.115 -92.647,206.762 -206.762,206.762c-114.115,-0 -206.761,-92.647 -206.761,-206.762c-0,-114.115 92.646,-206.761 206.761,-206.761Z" style="fill:#84aff1;"/><path d="M257.412,121.205c4.1,4.342 6.15,12.784 6.15,25.325l0,1.448c0,5.788 -0.181,10.069 -0.543,12.843c-0.361,2.774 -1.628,6.09 -3.798,9.949c-3.618,6.995 -12.723,10.492 -27.315,10.492c-14.592,-0 -24.24,-2.291 -28.943,-6.874c-4.703,-4.583 -7.055,-13.266 -7.055,-26.049l0,-1.447c0,-5.547 0.181,-9.768 0.543,-12.662c0.362,-2.895 1.507,-6.271 3.437,-10.13c3.618,-6.995 12.723,-10.492 27.315,-10.492c14.592,-0 24.661,2.532 30.209,7.597Zm-0,115.41c4.1,4.1 6.15,12.542 6.15,25.325l0,1.447c0,26.531 -6.994,49.203 -20.984,68.016c-11.335,15.195 -24.601,22.792 -39.796,22.792c-1.688,0 -3.196,-1.266 -4.522,-3.798c-1.327,-2.533 -1.99,-5.849 -1.99,-9.949c-0,-4.101 0.543,-7.296 1.628,-9.588c1.085,-2.291 2.472,-3.738 4.16,-4.341c1.689,-0.603 3.377,-1.568 5.065,-2.894c1.689,-1.327 4.161,-4.583 7.417,-9.769c3.256,-5.185 5.125,-11.034 5.608,-17.546c-7.96,-0.965 -13.989,-3.437 -18.09,-7.417c-4.1,-3.979 -6.15,-12.361 -6.15,-25.144l0,-1.447c0,-5.547 0.181,-9.768 0.543,-12.663c0.362,-2.894 1.507,-6.15 3.437,-9.768c3.618,-7.236 12.723,-10.853 27.315,-10.853c14.592,-0 24.661,2.532 30.209,7.597Z" style="fill:url(#_Linear1);fill-rule:nonzero;"/><defs><linearGradient id="_Linear1" x1="0" y1="0" x2="1" y2="0" gradientUnits="userSpaceOnUse" gradientTransform="matrix(1.38182e-14,260.088,-225.669,1.59258e-14,299.698,88.1174)"><stop offset="0" style="stop-color:#f2cc0c;stop-opacity:1"/><stop offset="1" style="stop-color:#ff9830;stop-opacity:1"/></linearGradient></defs></svg>
|
||||
|
After Width: | Height: | Size: 2.3 KiB |
3
software/dashboard/grafana/plugins/marcusolsson-csv-datasource/module.js
Executable file
|
|
@ -0,0 +1,11 @@
|
|||
/*! regenerator-runtime -- Copyright (c) 2014-present, Facebook, Inc. -- license (MIT): https://github.com/facebook/regenerator/blob/main/LICENSE */
|
||||
|
||||
//! Copyright (c) JS Foundation and other contributors
|
||||
|
||||
//! github.com/moment/moment-timezone
|
||||
|
||||
//! license : MIT
|
||||
|
||||
//! moment-timezone.js
|
||||
|
||||
//! version : 0.5.38
|
||||
64
software/dashboard/grafana/plugins/marcusolsson-csv-datasource/plugin.json
Executable file
|
|
@ -0,0 +1,64 @@
|
|||
{
|
||||
"$schema": "https://github.com/grafana/grafana/raw/main/docs/sources/developers/plugins/plugin.schema.json",
|
||||
"alerting": true,
|
||||
"annotations": true,
|
||||
"backend": true,
|
||||
"dependencies": {
|
||||
"grafanaDependency": "\u003e=8.4.7",
|
||||
"grafanaVersion": "8.4.7",
|
||||
"plugins": []
|
||||
},
|
||||
"executable": "gpx_csv-datasource",
|
||||
"id": "marcusolsson-csv-datasource",
|
||||
"info": {
|
||||
"author": {
|
||||
"name": "Grafana Labs",
|
||||
"url": "https://grafana.com"
|
||||
},
|
||||
"build": {
|
||||
"time": 1670932852698,
|
||||
"repo": "https://github.com/grafana/grafana-csv-datasource",
|
||||
"branch": "main",
|
||||
"hash": "29675413b7a78c36ce2bea100a4d733a0eb05418",
|
||||
"build": 17
|
||||
},
|
||||
"description": "A data source for loading CSV data",
|
||||
"keywords": [
|
||||
"csv"
|
||||
],
|
||||
"links": [
|
||||
{
|
||||
"name": "Documentation",
|
||||
"url": "https://grafana.github.io/grafana-csv-datasource"
|
||||
},
|
||||
{
|
||||
"name": "Website",
|
||||
"url": "https://github.com/grafana/grafana-csv-datasource"
|
||||
},
|
||||
{
|
||||
"name": "License",
|
||||
"url": "https://github.com/grafana/grafana-csv-datasource/blob/main/LICENSE"
|
||||
}
|
||||
],
|
||||
"logos": {
|
||||
"large": "img/logo.svg",
|
||||
"small": "img/logo.svg"
|
||||
},
|
||||
"screenshots": [
|
||||
{
|
||||
"name": "Explore (Dark)",
|
||||
"path": "img/dark.png"
|
||||
},
|
||||
{
|
||||
"name": "Explore (Light)",
|
||||
"path": "img/light.png"
|
||||
}
|
||||
],
|
||||
"updated": "2022-12-13",
|
||||
"version": "0.6.3"
|
||||
},
|
||||
"logs": true,
|
||||
"metrics": true,
|
||||
"name": "CSV",
|
||||
"type": "datasource"
|
||||
}
|
||||
|
|
@ -0,0 +1,37 @@
|
|||
{
|
||||
"levels": [
|
||||
{},
|
||||
{
|
||||
"m": 33554432,
|
||||
"k": 6
|
||||
},
|
||||
{
|
||||
"m": 33554432,
|
||||
"k": 6
|
||||
},
|
||||
{
|
||||
"m": 67108864,
|
||||
"k": 6
|
||||
},
|
||||
{
|
||||
"m": 134217728,
|
||||
"k": 6
|
||||
},
|
||||
{
|
||||
"m": 268435456,
|
||||
"k": 6
|
||||
},
|
||||
{
|
||||
"m": 536870912,
|
||||
"k": 6
|
||||
},
|
||||
{
|
||||
"m": 1073741824,
|
||||
"k": 6
|
||||
}
|
||||
],
|
||||
"files": [
|
||||
"L0-00000001.tsl"
|
||||
],
|
||||
"version": 1
|
||||
}
|
||||
|
|
@ -0,0 +1,37 @@
|
|||
{
|
||||
"levels": [
|
||||
{},
|
||||
{
|
||||
"m": 33554432,
|
||||
"k": 6
|
||||
},
|
||||
{
|
||||
"m": 33554432,
|
||||
"k": 6
|
||||
},
|
||||
{
|
||||
"m": 67108864,
|
||||
"k": 6
|
||||
},
|
||||
{
|
||||
"m": 134217728,
|
||||
"k": 6
|
||||
},
|
||||
{
|
||||
"m": 268435456,
|
||||
"k": 6
|
||||
},
|
||||
{
|
||||
"m": 536870912,
|
||||
"k": 6
|
||||
},
|
||||
{
|
||||
"m": 1073741824,
|
||||
"k": 6
|
||||
}
|
||||
],
|
||||
"files": [
|
||||
"L0-00000001.tsl"
|
||||
],
|
||||
"version": 1
|
||||
}
|
||||
|
|
@ -0,0 +1,37 @@
|
|||
{
|
||||
"levels": [
|
||||
{},
|
||||
{
|
||||
"m": 33554432,
|
||||
"k": 6
|
||||
},
|
||||
{
|
||||
"m": 33554432,
|
||||
"k": 6
|
||||
},
|
||||
{
|
||||
"m": 67108864,
|
||||
"k": 6
|
||||
},
|
||||
{
|
||||
"m": 134217728,
|
||||
"k": 6
|
||||
},
|
||||
{
|
||||
"m": 268435456,
|
||||
"k": 6
|
||||
},
|
||||
{
|
||||
"m": 536870912,
|
||||
"k": 6
|
||||
},
|
||||
{
|
||||
"m": 1073741824,
|
||||
"k": 6
|
||||
}
|
||||
],
|
||||
"files": [
|
||||
"L0-00000001.tsl"
|
||||
],
|
||||
"version": 1
|
||||
}
|
||||