1.4 KiB
Grafana
Grafana is an open source analytics and interactive visualization tool. It provides charts, graphs, and alerts for the web when connected to supported data sources.
As a visualization tool, Grafana is a popular component in monitoring stacks, often used in combination with time series databases such as InfluxDB.
Connection
To connect Grafana to our Influx-DB, you have to create a data source.
The URLof our InfluxDB is http://influxdb:8086.
In InfluxDB you have to create a token to connect: Load Data -> API Tokens.
You can use this token to create a connection from Grafana to Influx-DB.
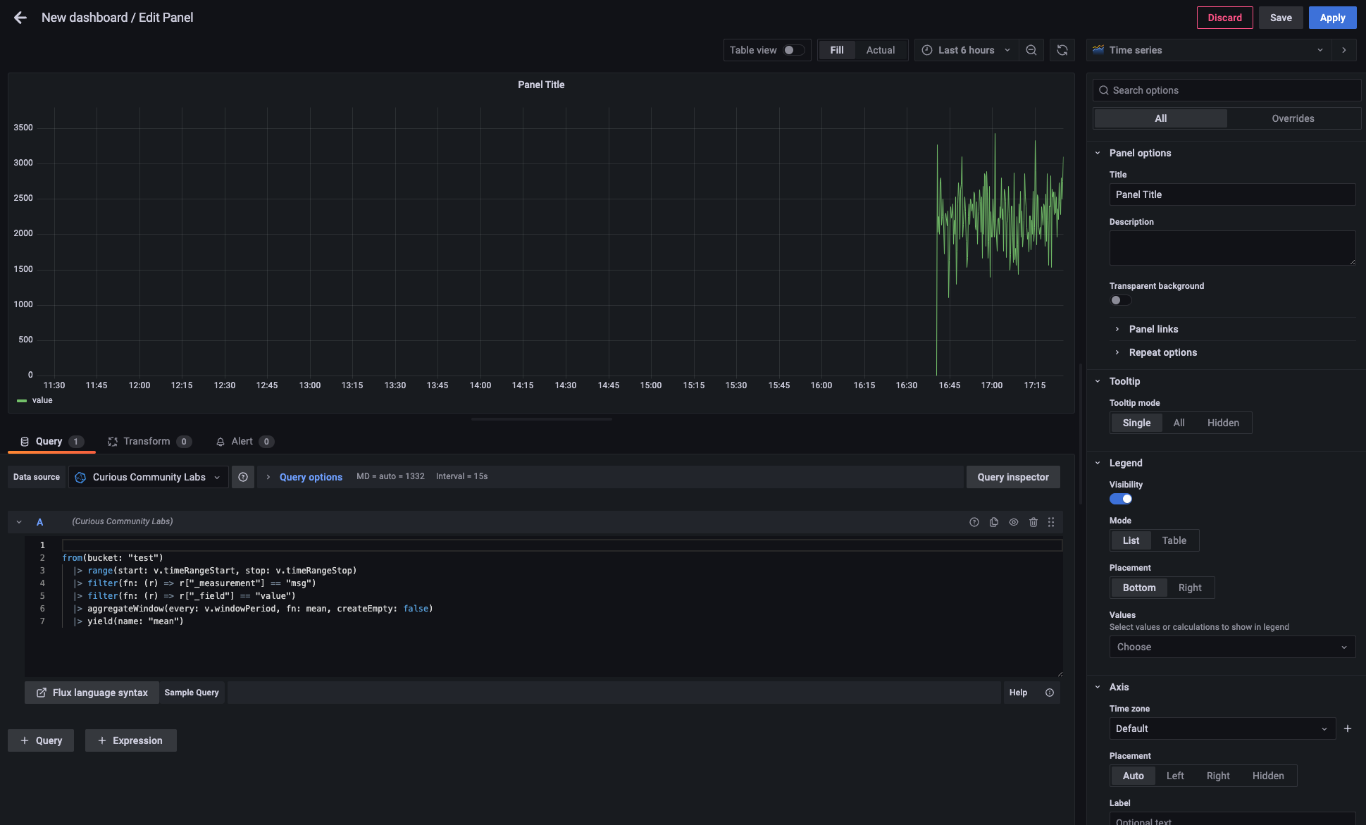
After having a connection to a database you can easily create an own dashboard in Grafana.
Here's the demo snippet (directly copyied from Influx Data Explorer) and the screen shot.
from(bucket: "test")
|> range(start: v.timeRangeStart, stop: v.timeRangeStop)
|> filter(fn: (r) => r["_measurement"] == "msg")
|> filter(fn: (r) => r["_field"] == "value")
|> aggregateWindow(every: v.windowPeriod, fn: mean, createEmpty: false)
|> yield(name: "mean")
CSV Import
See CSV Import.


